-
Fototrend
Utoljára frissítve: 2024.03.06.
Légy szíves olvasd el mielőtt kérdezel!
Az összefoglalóban sok helyen a fórumtársak hozzászólásai vannak belinkelve, vagy az ő információik alapján írtam meg, tisztáztam le az adott információt. Ezúton is köszönöm mindenkinek a segítséget!
Új hozzászólás Aktív témák
-
kovakovi77
tag
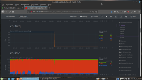
Kérdés. A95X MAX, S905X2 Miért kell ezeket a soc-okat mindíg maxon járatni?
Értem ez alatt a cpu/gpu frekit.
10órája nem volt a boxhoz nyulva de nem igazán hatja meg pörög a cpu/gpu páros.
(htop, top szerint nincs indok,hogy pörögjön)
Nállam csak frissítéskor van esetleges kikapcsolás mindíg megy, torrent seed kb 25-30db.
Le vettem a cpu gpu frekit minimumra.echo powersave > /sys/devices/system/cpu/cpu0/cpufreq/scaling_governor
echo 1 > /sys/class/mpgpu/cur_freqEgy gyors teszt és nem igazán veszek észre lassulást.
1080p-s film ugyan úgy megy 4k-t nem próbáltam
Menü is maradt gyors.
És a hőmérséklet normalizálódik:
Lejátszás szép szaggatás lag mentes.
Még Android is vissza kapja a frekit ha nincs munka. Itt miért nem?
Esetleg valami megoldás rá?
Új hozzászólás Aktív témák
- Esport Gaming PC (Intel i5-9400F, 32GB RAM, RTX 2060, 500GB SSD) Eredeti Windows11 Pro
- Gamer PC - AMD RYZEN 7 7800X3D/RTX 5070 Ti 16GB/32GB RAM/1TB NVMe/850W
- ÚJ! Intel NUC Kit NUC5i3RY,16GB RAM,Bontott de ÚJ NUC5i3RY,Bontott de ÚJ NUC Kit NUC7i5BNK
- Kezdő Gamer PC - RTX 2060, Ryzen 5 3600, 16gb RAM
- Gamer PC-Számítógép! Csere-Beszámítás! R5 4500 / 16GB DDR4 / RX 6600 8GB / 500GB Nvme
- ÁRGARANCIA!Épített KomPhone Ryzen 7 5700X 32/64GB RAM RTX 5060 Ti 8GB GAMER PC termékbeszámítással
- HP Z8 G4 Workstation (gamer célra is) dupla CPU Xeon Gold 6134
- Fém, összecsukható és kihúzható fotó állvány eladó
- Laptop felvásárlás , egy darab, több darab, új , használt ! Korrekt áron !
- GYÖNYÖRŰ iPhone 12 mini 64GB White -1 ÉV GARANCIA - Kártyafüggetlen, MS3849, 100% Akksi
Állásajánlatok
Cég: PCMENTOR SZERVIZ KFT.
Város: Budapest
Cég: BroadBit Hungary Kft.
Város: Budakeszi

vargalex
DoItYourself
