-
Fototrend

Új hozzászólás Aktív témák
-
Iginotus
addikt
Hallott már valaki ilyen windows 10 mining edition-ről? Honnan lehet ezt megokosítani?
-
Iginotus
addikt
válasz
madpapa
#50913
üzenetére
Sajna Windowshoz nem értek, én HIVEOS-el tolom. Windowsból csak azt látom amit youtbon posztolnak a többiek. Én a saját rx seriámat moddoltam, aztán mikor eladtam a user kérte hogy tegyük vissza a gyári BIOS- mert hogy windowssal neki úgy egyszerűbb. Azóta is irogat, hogy így killódik meg úgy killódik velük... Én nekem drágább az időm ennél. Szerintem HIVEOS + moddolt bios + rxboost
az kártya 100% os kihasználása bányában. -
Iginotus
addikt
válasz
Mosqu!to
#50907
üzenetére
Limitált abban, hogy csak 3 napi statisztikát ment. És csak 3 géped mehet egy időben. Másban teljes. Én már 1,5 éve használom aktivan. 2-3 naponta jön hozzá frissítés. Ügyes tuning "közösségi" profilok vannak benne. Egyszerűen kezelhető és pendrivról is fut. 8 GB elég neki. Minimális hardverigény, és stabil. csak jót tudok róla mondani. 6 gépemen is ez fut. (két emailcimmel.) Gondolkoztam, hogy ha lesz még több gépem akkor elő is fizetek ennyit nekem megérne

-
Iginotus
addikt
nerdgearz rendelt innen már valaki? Mennyi a posta innen?
-
Iginotus
addikt
válasz
fireman123
#50897
üzenetére
1080 TI Mini kártyák két féle venti is van rajta egy 8 és egy 9 cm es. Ha garis nem fogok foglalkozni azzal, hogy cseréljem, inkább vissza küldöm.
1 év alatt mentek tönkre, autofannal voltak szabályozva, hogy 71 fokon menjenek. Jelenleg még forognak, de néha nem indulnak el
Hangosak és kerregnek is 
-
Iginotus
addikt
Lehet még bárhol kapni boltban újonnan 1080 TI-t? Mert már nem látok sehol

-
Iginotus
addikt
Kérdés,
MTP - Zcoin - XZC (Ki hogy hívja.)
2minersen van solo és normál pool
Soloban 1,5 fee normál 1% fee
Soloban 25% a luck normál 334% jelenleg
Soloban diff 0.25 normál 0.125A Fee-t értem. A luck mit módosít? És a Difficuliti minél kisebb annál jobb?
Jelenleg 80 Mh/s-el tolom, ha már ilyen szépen fizet, és gondolkodom, hogy érdemes-e a soloba bekapcsolódni vagy sem?
-
-
Iginotus
addikt
válasz
Speedy_hun
#50856
üzenetére
Van egy olyan opció, hogy force update, én azzal csináltam igaz linux alatt.
[link] Ezt használom rajta én. Figyelem a ventilátor vezérlés meghülyül rajta, és manuálisan kell rákényszeríteni ezután, hogy alapnál jobban forogjon.
-
Iginotus
addikt
ASUS P104-100 8GB-s BIOS-sal ETH-t túrok vele most. 200/1400/125W al, és 40 Mh/s el szépen muzsikálnak... Eddig egészen meg vagyunk velük elégedve.
-
Iginotus
addikt
válasz
fireman123
#50834
üzenetére
-
Iginotus
addikt
válasz
fireman123
#50830
üzenetére
Hát ha jobb nincs ez lesz

Nekem 1070 TI-vel az éri meg a legjobban. -
Iginotus
addikt
válasz
Vartanus
#50771
üzenetére
Tessék rákerestem neked youtubon... Ha így sem megy a megoldás, akkor ajánlom hogy böngészd kicsit a googlit szerintem pár perc alatt meg találod, hogy hogyan lehet megoldani. (én jelenleg 4 féle megoldást tudok a problémára ezek közül egy az amit az előttem lévő két kolléga is ajánlott neked.)
-
Iginotus
addikt
Lassan átáll minden.
Múlthéten volt még new.nicehash.com (itt ment az új) és a nicehash.com (itt meg a régi)
Jelenleg már old.nicehash.com (itt van a régi) és a nicehash.com (itt már az ÚJ!)
Szóval szerintem nyár végén már csak az új lesz...Ehhez ugye új regisztráció új BTC cím van és új autentikáció is kell. újra kell kötni a coinbassel is.
Ez most már megy és ingyenes a transzfer ha jól olvasom.Ezeket vettem eddig észre. Plusz a Profitabiliti kalkulátor még egy kicsit szarul megy. És én Linux alól használom. És 3 ugyanolyan géppel. Eddig mindig jól mutatott mindent.
Jó funkció a coin váltója szerintem hasznos. És ez a Nicehash OS is érdekes lehet ha kiforrja magát
0528barton Ja és 350W os fogyasztással... Szóval úgy már nem biztos, hogy meg is éri.
-
-
Iginotus
addikt
Lehetséges, hogy UPC-s szolgáltató, vagy a router valahogy fogja a forgalmat nicehash felé?

tegnap volt egy 10 perces kimaradás azóta nem tudok sem a régi sem az új nicehash-re csatlakozni mindig "falied timed out". hibát kapom. Nem változtattam semmin
-
Iginotus
addikt
válasz
fireman123
#50730
üzenetére
Igen részben igazad van, de be tudod állítani neki, hogy részben melyik coin legyen: Ezek a beállítások vannak:
GrinCuckarood29 (Ez az új)
GrinCuckaroo29
GrinCuckaroo31
CuckooCycleÉs profitabilitás szempontból nem mindegy, hogy melyiket adod bérbe

-
Iginotus
addikt
válasz
fireman123
#50727
üzenetére
Igen de én hard fork utáni grint szeretnék.
Swap(XWP)
Cuckaroo29sMegoldottam. Végül is reset passwordel be tudtam lépni nicehash NEW platformra. Előbb utóbb úgy is ez lesz...
-
Iginotus
addikt
válasz
fireman123
#50727
üzenetére
Igen de én hard fork utáni grint szeretnék.
Swap(XWP)
Cuckaroo29s -
Iginotus
addikt
GrinCuckarood29 Ezt az uj coint nicehash-en ugy nézem csak az új nicehash platformal lehet bányászni az meg csak USA régió.
Van rá valami mód mégis bányászni?
Gondol csak másik poolra? -
Iginotus
addikt
Van valakinek add2psu kütyüje Budapesten fölösbe? Eladtam mindet
(vagy épp nem találom azt ami kéne)
Rendeltem aliról de holnapra kéne, és nem is biztos hogy az a baj, de a második táp folyton leáll, ha csak kábellel van megokosítva az indítása
-
Iginotus
addikt
válasz
0528barton
#50670
üzenetére
Jól megy a 1660 ti? Nicehash profitabiliti jól adja az adatokat minden algora? Mit bányászok velük most?
-
Iginotus
addikt
válasz
shteer
#50659
üzenetére
Rémhír, olvasni itt ott hogy az emberek mit gondolnak a NAV-ról. Szerintem az ottani hivatalnokok nem érnek rá ezzel foglalkozni

NAV pl nézi a Fő bankszámládat, arra rendszeres havi jövedelmet, esetit csak ritkán nagyobb összeg esetében.
NAV nak jelent minden Magyar pénzintézet. (bank és zálogfiókok is ha a zálogfiókban magánszemélyként eléred a 600.000 éves pénzbevételt. VATERA is!
)Véleményem: (Ha valakinek számít.)
Jelenlegi tudásom szerint Coinbase és Revolut sem jelent Magyarországon. Csak ha a NAV kéri az adatokat, akkor kötelesek kiadni. Addig nem
Mivel külföldön ez nem úgy megy mint itthon, hogy mindenkiről jelentés készül mint annó az ÁVÓ-korszakban. Hanem ha gyanú van akkor szívesen kiadják az adatokat, már ha egy hivatalos szerv kéri
Elképzelt történet! :
NAV megnézi, hogy Jóska Pista tavaly kapott 5 millió nettó jövedelmet.
Vett egy plazma TV-t és kétszer elment nyaralni (igen ezt megnézheti a bankszámládról)Amit nem lát: Hogy Coinbasen van neki 3 BTC-je és bányászott még 2 öt amit átküldött Revolut kártyára, és elvásárolta a külföldi nyaralása alatt, pénzt vett le róla és akár még itthon bevásárolt a Lidliben Teszkóban.
Ez eddig NAV-ot nem érdekli.Na most ha Pista Revolut kártyával lakást venne, és teszem azt hitel nélkül 30 millióért na AZ már gyanús lenne, hogy honnan van neki ez?

Gondolkozzon mindenki egy kicsit Magyarországon élünk, és csak ügyesen

-
Iginotus
addikt
válasz
sanzi89
#50639
üzenetére
Én továbbra is azt mondom, hogy Sima Windows és Játék teszt csak azt az egy hibásnak vélt kártyát. Vagy Furmarkt. Valami nem kerek azzal a kártyával.
ETH alatt eleve ha 24 órán belül 1-nél több rejekted van akkor túlságosan nagy az overlock és vissza szoktam venni.
Random hogy melyik kártya kapja a kiszámolandó blokkot. Rejekted ne legyen az a lényeg.
-
Iginotus
addikt
Szolgálati közlemény a Nicehash updatel szerdán. Figyeljetek uj BTC cím fog kelleni új regisztráció stb.
Egyenlőre csak USA. Aztán majd jön EU is. -
Iginotus
addikt
Igen ezek megvannak. DE ha kékhalálba fagy windows ez még attól megy?
Más linuxon használva nem találom a konfigurációt.
Itt van az egész leírása, de sehol sem latálom a config fájlt amiben be tudom neki állítani azokat amiket windowsban is. Ebben van valakinek tapasztalata?Szóval Windowson nem vagyok benne biztos, hogy működik ha kifagy a windows.
Linuxon meg nincs meg a config fálj látom, hogy fut, meg fel is ismeri, de nem tudom beállítani, hogy minek alapján dolgozik
-
Iginotus
addikt
USB-s watchdog működését leírná valaki?
Eddig azt hittem, hogy Pingel valamit a háttérben interneten, és ha az megszűnik resetel,ha az sem jön be pár másodperc múlva kikapcsol.
Na most ha lehúzom a LAN-t akkor ennek be kéne következnie, vagy nem...
Szóval mit is csinál?
Ilyenem van:
QinHeng Electronics HL-340 Watchdogs -
Iginotus
addikt
Találtam egy olyan oldalt, ahol viszonylag friss számítással komplett gépek fogyasztását a rig új árát termeléssel, megtérülést, mh/watt aránnyal stb hasonlítják össze.:
[link]
Ide teszem hátha mást is érdekel.Plusz ugyanitt egy kis orosz teória rx5700 mh/s teljesítményére.
Szigorúan google fordítóval (orosz)
[link]És egy forrás nélküli orosz aki 35mh/s-t tudott rxboostal kiiratni hiveos-re

[link]Nem hiszem, hogy stabil lenne, csak 4 perce futott neki és túl ugyanolyanok az eredmények.. Meg szerintem agyon vannak húzva.
-
Iginotus
addikt
válasz
JohnyBlue
#50571
üzenetére
Hát ez egy igen szép eredmény Köszönőjük!
Nicehash profitabiliti ha valaki kiváncsi rá, jelenleg 38 ft os árammal 6500 ft ot termel havonta! -
Iginotus
addikt
válasz
0528barton
#50568
üzenetére
Na akkor ezt elfogadjuk

Más: Van arra valakinek ötlete, hogy windows alatt nicehash néha egy egy miner program azt irja ki ,hogy a t-rex miner-ben "gpu excited" és csak pörög pörög pörög. Aztán jön az email, hogy 10 perce nem csinál semmit. Be lépek a gépre sok piros sorban ugyanezt a hibát látom, és nyomok egy stoppot majd számolok 10 ig és start. És emgy tovább szépen.
Szóval erre valami wachdog vagy valami? Niceheshen belül nem találtam hasrate wachdogot...
-
Iginotus
addikt
válasz
JohnyBlue
#50565
üzenetére
Szigorúan elméleti téren, riser is egy áram forrása a kártyának, hogy honnan veszi fel a működéshez szükséges energiát. Lehet egyik riser kevesebbet ad neki mint a másik ez magyarázhatja a jobb teljesítményt. Nem tudom a topológiáját a nyáknak, de ezt lehetségesnek tartom.
Ahogy a saját tesztem szerint a pcix16 os sloptban direkt az alaplapra dugva a kártya stabilabb és jobban is tuningolható...
Ezért kedvelem én az ilyen alaplapot (bár még sosem volt a kezeim közt, de remélem lesz...):
-
Iginotus
addikt
válasz
koko52
#50550
üzenetére
Ha jól megoldják működhet. Vákuum hatás miatt kb ez egy nagy cső. Ha elég erősek a ventik akkor itt olyan huzat lenne, hogy ha középen hagynak egy közlekedő rész két oldalra Salgó polcokon végig lehet pakolni hosszában.
De azért kívülről megnézném a vasdobozka szigetelését, mert ha napon van akkor biza ez egy tojásfőző ilyenkor nyáron... -
Iginotus
addikt
42 ért SAPPHIRE NITRO RX480 8GB Nem rossz.
Csak ha valaki éppen gépet akarna össze rakni.
Tippre kiszórják a vissza küldött bányászokat vagy nem tudom. -
Iginotus
addikt
Na mostanában nézem a willhaben.at-t (jofogás osztrákoknál)
Nem zavar senkit ha beírogatom, hogy miket találok? (ha igen szóljatok abba hagyom.)30ft/kwh plusz 20 euró havonta rig elhelyezés Graz mellet...

-
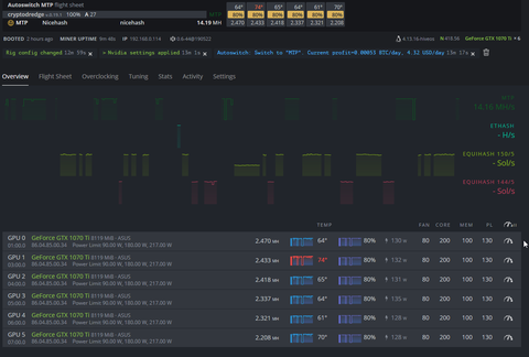
Iginotus
addikt
válasz
fireman123
#50540
üzenetére
Coool ránézek

Én kb ezt szeretném elérni:
[kép]Sajna azt nem tudom megoldani, hogy a pl a clymore menjen de eröforrást (gpu-t) ne használjon... Probálkozom a -DI opcióval de még nem jött össze

Így marad ez a verzió, hogy a HIVEOS-el elküldöm a nvidia-smi parancsot ahogy fentebb javasoltátok és akkor ezt látom:
[kép]Szóval alakulunk

-
Iginotus
addikt
válasz
ff-thomas
#50538
üzenetére
az első nem gond mindig tudom a gép IPjét ddns-el is elérem ha kell.
DE Nicehast használok. Az meg mindig vált algoritmust nem mindig claymoret használ (és akkor is inkább phönixel csinálom mostanában.)
Szóval megnézem ezt a hiveos-es konzolt hátha tudja úgy nézni a hőmérsékleteket és küldeni a megszokott webes felületre, hogy közben a nicehash bányászik... -
-
Iginotus
addikt
Létezik olyan progi amit fel teszek Windowsra és mutatja nekem online egy webes felületen hogy mennyi fokosak a kártyák? Meg egyéb hasznos infokat? Nicehash-el tesztel most a Windows os banyaszatot és hiányzik a hiveos felülete
VNC-vél meg nem akarok mindig belépni hogy megnézzem. -
Iginotus
addikt
NAvi 5700
És menyit hassel?
-
Iginotus
addikt
-
-
Iginotus
addikt
MTP-t ki mivel bányászik?
-
Iginotus
addikt
Van valakinek tapasztalata nicehash és windows-zal?
Több hétig fut mindenféle frissités nélkül?
Tuning profilokat lehet hozzá rendelni? (Tehát hogy MPT-t A profillal grint B profillal BEAM-et meg C VGA tuning profillal futtassa?)
Tapasztalatok szerint érdemes ezt használni termel annyival többet mit amennyi vele a macera? -
Iginotus
addikt
válasz
madpapa
#50505
üzenetére
Ha ez igy menne...
A memória időzítések állítgatása vagy 30 érték együttesen kéne állítgatni ezt ITT tudod olvasgatni ha van hozzá kedved...BIOS modosítása is ezekkel játszik, de ezzel tovább tudod finomítani a dolgokat.
REF értékkel ami HIVEOS-ben is van és az uj claymore-ban is egyszerűbb az eset, de nem is lehet olyan finoman állítgatni.Én nem értek annyira hozzá, és annyi időm sincs, hogy kihozzak egy jó rx580 ból akár 35 öt si stabilan
Ahhoz nagyon fanatikusnak kéne lenni. -
Iginotus
addikt
Aztaaa miket találtam osztrák jofogáson

[link]Nagyon kemény! De ugyanakkor gyönyörű is.
-
Iginotus
addikt
A téma indítóban benne van, hogy hogyan is kezdj neki.
Bányászgépen 200.000-től már kapsz. (6 vga-val rx470)
Kérdés, hogy mennyit termel... aprón is találsz ilyet rengeteget. (segítek ha kell.)Érdemes szerintem csak akkor nekiállni építeni most gépet, ha van napelemed, vagy olcsó áramod, különben vegyél inkább coint ahogy az előző kolléga is mondta.
-
Iginotus
addikt
Radeon VII-ben lesz még áresés szerintetek? Vagy csak akkor mikor kijön az új?
-
Iginotus
addikt
válasz
mZoleee
#50453
üzenetére
Kijött egy frissítés, és már működik rendesen claymorral. SOKKAL jobban bírják a tuningot a kártyák!

Stabilabbak is magasabb frekin. Király ez a cucc
Nagoyn durván megvadultak. Ami eddig bírta a 1020/1980 at 900 mv-vel most megy 1100/2040/850 el bakker.. Nincs 30 mh/s alatt kártyám!
És eddig nincs rejetcet share...
Le fogom mérni a fogyasztást
-
Iginotus
addikt
Tud valaki olyan fogyasztásmérős okos elosztót, ami ha bizonyos fogyasztási szint alá esik akkor kikapcsolja az áramot, és vissza?

-
Iginotus
addikt
válasz
Iginotus
#50445
üzenetére
És ha csak NVIDIA kártya van benne ami valószínű akkor AMD-s drivert is le kell szedni plusz frissíteni az Nvidiásat mindig a legfrissebbet kéne használni.
Elöbbi miatt nagy lesz a load avarage, utóbbi miatt kifagyhatnak az újabb miner progik.Uninstalling the AMD GPU-PRO Driver
amdgpu-pro-uninstall
Nvidia driver frissítése:
nvidia-driver-update
-
Iginotus
addikt
válasz
Iginotus
#50444
üzenetére
Plusz adalék nem kell egyesével beírogatni őket hanem van konfig is:
./autoswitch_autosetup.sh APIkey(1) keccak(2) nist5(3) neoscrypt(4) lyra2re(5) lyra2rev2(6) ethash(7) skunk(8) cryptonightv7(9) cryptonightheavy(10) lyra2z(11) x16r(12) cryptonightv8(13) mtp(14) cuckaroo29(15) cryptonightr(16) cuckaroo31(17) lyra2rev3(18) zhash(19) beam(20) y(21)Kb nálam így néz ki
./autoswitch_autosetup.sh idejönaztoken!!! 0 0 0 0 0 190 0 0 0 0 127 0 14.3 32 0 0 216 360 160 yPlusz adalék anyag, hogy ez az autosetup a jó neveket használja tehát pl az X16r ott az r kicsi és nem x16R mert úgy pl nem ismeri már fel. Érdekesség még hogy a Cuucoroo nem az hanem Grin29 Szóval ezekre mind figyelni kell

-
Iginotus
addikt
HIVE os autoswitch beállítása nicehashez:
Video alapján Itt próbálta leírni angolul is, de én csak az orosz oldal fordításával tudtam megoldani
Leírom magyarul hátha érdekel még valakit!Mielőtt hozzá fognál létre kell hozni "Flight Sheet" -eket fontos a nevük is egyébként nem kitöltendő mező! (videóban látszik ez hogyan!)
Majd mindegyiket lefuttatva felírjuk az értékeket, ahogy a videóban is látszik.
Én itt hozzá teszem, hogy mindegyiket beállítottam egy automatikus Overclocking-templatet ezt automatikusan váltja is HIVEOS (szuper kis funkció!)Ami a videóból kimaradt. Hogy szükségünk lesz két dologra még, mikor belépünk HIVEOS-re.
A FARM_ID -re lesz szükségünk és egy hozzáférés token-re. Fent meg lehet nézni az ID-t itt: a címsorban.Majd a nevedre kattintasz (bal fülöl) /Accont/Authentication Tokens Itt
És csináljuk egy újat az autoswitchnek.
Ez is fog kelleni!Innen mehetünk a terminálra és feltesszük amit kell:
wget https://raw.githubusercontent.com/CryptoLuigi/autoswitch_autosetup/master/autoswitch_autosetup.shHogy minden indításnál fusson:
chmod +x ./autoswitch_autosetup.shBeállítások:
./autoswitch_autosetup.shaztán lesz egy újraindítás! IPV6 miatt nem tudom miért kell de kell.
Ujraindítás után:nano /hive-config/autoswitch.confIde bele kell írjuk a fenti két értéket!
Elmented aztán még egyszer./autoswitch_autosetup.shItt szépen beírjuk, hogy mi mennyit termel, amit az elején felírtunk és lemértünk. Amit nem akarunk használni az 0-ás!
autoswitch start
És voálá működik is:
Egyéb hasznosságok autoswitch-t beírva terminálba átvált egy uj ablakba hogy éppen milyen miner fut ezzel is lehet monitorozni
autoswitch stop pedig megállítja.
-
Iginotus
addikt
válasz
czpitti
#50410
üzenetére
Lehet, de csak lehet, hogy a windows ami fent van nem kelezelni jól a memóriát és az alaplap biosában van erre egy opció amivel a 4gb abowe is tudja rendesen kezelni. Nem emlékszem a pontos biosz menü nevére...
Nu rágugliztam:
Feature State
Render Standby Enabled
iGPU Memory Auto
Multimonitor DisabledÉs a legujabb bios sem árt.
Új hozzászólás Aktív témák
Ebben a topikban a bitcoin-tól (BTC-től) eltérő kriptopénzek (az alternatív kriptopénzekkel, ún. "altcoin"-okkal) bányászatával foglalkozunk.
- Samsung Galaxy A05s 64GB, Kártyafüggetlen, 1 Év Garanciával
- Honor Pad X9a 128GB, Kártyafüggetlen, 1 Év Garanciával
- Xiaomi Redmi Note 12 Pro 5G, Kártyafüggetlen, 1 Év Garanciával
- GIGABYTE RX 9070 XT 16GB GDDR6 GAMING OC ICE - Új, 2 év gari - Eladó!
- Xiaomi Redmi Note 12 Pro+ 256GB, Kártyafüggetlen, 1 Év Garanciával
- HP EliteDesk 800 G2 (Tower) i5-6500,8GB DDR4,240GB SSD, DVD, WIN11
- MikroTik RB5009UPr+S+IN
- AZONNAL KÉSZLETRŐL! Intel Core i5 14600K 64GB 6000MHz RAM 2TB Gen4 SSD RTX 5060 8GB FSP 750W
- HP Pavilion 15 - 15,6" Full HD - Intel Pentium N3710 - 4GB - 500GB HDD - Win10 PRO - MAGYAR - DWD R
- iPhone 17 Pro Max Silver - Bontatlan !! www.stylebolt.hu - Apple eszközök és tartozékok !!
Állásajánlatok
Cég: Laptopműhely Bt.
Város: Budapest







