-
Fototrend

Új hozzászólás Aktív témák
-
Ezt a TurtleCoin-t be lehet hakkolni valahogy HiveOS alá? 2db RX580, illetve egy i3-6100 -al lehet neki érnék túrni ha megéri..
-
Igazából mind1is.. én eth-t szedek továbbra is..
-
hümm.. moneronál kivágták az asic-et vagy asic-eket.. (nem vagyok biztos a többes számban
) -
Úgy érzem lassan lebontom a vasat...
-
-
válasz
totya1980
#49768
üzenetére
Azonnal elkezdi a cloud mining-ot legalább is iOS-en így van.
Elég lassan halad, és 100ETN felett van payout. Nekem kicsit több mint 2 hete fut, és jött össze ennyi..
Tekintve hogy a telefont egyáltalán nem dolgoztatja, így simán mehet.. úgy érzékelem hogy "ők" fizetnek azért, hogy az appjukat használd, úgy mint a Brave böngészőnél (BAT).
-
válasz
tom120514
#49756
üzenetére
Igen láttam, de olyan sok újdonság nem ért, hisz már előtte sem AB-ben OC-ztem

Nekem valamiért a Miner Uptime nem frissül egyáltalán, úgy érzékeli mintha nem menne vagy nem tudom, nem tudom mit és hol kellene beállítani.. de jó lenne rájönni (nem subscribe-oltam)
edit: csak a claymore portját állítottam át.. lehet nem kellett volna?

-
Na beizzítottam ezt a HiveOS-t.. valamennyivel alacsonyabb a hashrate meg egy kicsivel a fogyasztás is szóval egálban vagyok..
Olyan kérdésem lenne, hogy az oldalon lévő "Miner Uptime" mennyi időnként frissül?
Nem nagyon akarja látni az oldal a hashrate-t így a watchdogs-ot sem merem beállítani, mert újraindítja a dolgokat.. -
válasz
tom120514
#49734
üzenetére
Zsinóros neten van a gép.. eleinte próbáltam wifi-vel de úgy dobálta a rejected meg incorrect share-ket.
Claymore-ban megtaláltam a megfelelő beállítást a kártyákra, igaz a ventiket nem azzal szabályozom, de ha már ezeket a beállításokat tudom ott is használni az fél siker. -
-
-
Érdemes ezt a HiveOS-t feltenni? Én Win10 helyett Server 2016-ot használok lebutítva.. kérdezem, hogy az mivel lehet jobb?
-
Kijött az ETN iOS-re.. viszont nem teljesen jövök rá hogy is működik.. Nem látok se hashrate-t semmit, csak hogy Cloud mining is active...
Valakinek ötlet?
-
válasz
fireman123
#49252
üzenetére
akkor lehet kipróbálom ezt a nicehash-t.. viszont xmr-stak az nekem nem játszik.. van esetleg opció arra hogy mást használjak?
-
válasz
fireman123
#49249
üzenetére
Nem tudom.. régen mintha valami lopásos történetek lettek volna ezzel a nicehash-el.. meg aztán nem tudom hogy a btc mennyire lesz még üzemképes a későbbiekben..
ezért is vagyok teljesen tanácstalan..
-
Jelenlegi diff zuhanásokat nézve... felteszem a szokásos h*lye kérdést.
Mit érdemes inkább szedni? 2db rx580 van, amivel jelenleg monero-t szedek.. de ahogy nézem eth földén is alacsony a diff... ezért nem tudok dönteni..
-
Sziasztok!
Sajnálatos módon, az este folyamán az Asus Dual-OC4G rx580-am megdöglött..
Egyik pillanatról a másikra történt, és nem tudok vele mit csinálni.
A ventilátorok folyamatosan pörögnek rajta, próbáltam az 1+8 PIN összeérintésével elindítani a gépet, de akkor az Atiflash ill. a windows is "no adapter found" üzenetet dobta.. más egyébként, ha bent van a kártya a gépben, akkor fekete képernyő fogad (akkor is ha BIOS-ban átrakom hogy az integrated vga-t használja a gép).
Van olyan aki tud segíteni ebben, hogy mit lehetne meglépni, esetleg VGA-k szerelésével foglalkozó cég vagy valami? Vagy temetés?

A kártya nem garanciás, mert meg lett bontva, és újra lett pasztázva..Köszönöm a válaszokat előre is!
MZ
-
válasz
tom120514
#49116
üzenetére
Meg lett a probléma.. routeren belül az Asusnak az AiProtection-ja be volt kapcsolva, és támadásnak ismerte fel a miner-t

Viszont most hébe-hóba ilyeneket dob..[2018-11-29 13:29:32] Pool xmr-eu2.nanopool.org share rejected. (GPU0) Error code: -1 - Block expired (a:11 r:2) (53 ms) -
ilyenek jönnek csak folyamatosan..
de ezek így reggel óta 
[2018-11-29 11:03:30] Pool xmr-eu1.nanopool.org connection was closed due to an error.
[2018-11-29 11:03:30] Pool xmr-eu1.nanopool.org connecting to address 51.255.34.118.
[2018-11-29 11:03:30] Pool xmr-eu1.nanopool.org successfully connected to address 51.255.34.118.
[2018-11-29 11:03:30] Pool xmr-eu1.nanopool.org login succeeded.(58 ms)
[2018-11-29 11:03:30] Pool xmr-eu1.nanopool.org received new job. (job_id: 802)
[2018-11-29 11:03:30] Pool xmr-eu1.nanopool.org set difficulty to 120001
[2018-11-29 11:03:36] Pool xmr-eu1.nanopool.org received new job. (job_id: 803)és aztán kezdődik az egész elölről.. két különböző minerrel is néztem.. de ugyan ez ..

-
Reggel óta ilyen gondom van mind a két eu srv-re..
Pool xmr-eu2.nanopool.org connection was closed due to an error.valakinek hasonló?
-
és 100 alatt..
Kérdés, hogy mikor fog felfele elindulni rendesen.. 
-
válasz
Dr. Romano
#49036
üzenetére
Mit takar hogy occón? Azt sem tudom egyelőre hogy milyen az az olcsó telefon amivel már lehet egyáltalán mit kezdeni
GB-ről ha rendelek egy Xiaomi-t 30k környékén azzal mit lehet?
csak példaként -
válasz
Dr. Romano
#49034
üzenetére
akkor sajna ez nem fog összejönni..
nincs a kezem ügyeiben semmilyen androidos telefon hogy próbálkozni tudjak..
meg ha lenne is valami, az is valami ősrégi sz*r lenne.. azzal meg nem hiszem hogy lehetne bármit is kezdeni.. 
-
válasz
Dr. Romano
#49032
üzenetére
Fene..
gondolom simán gépen procival akkor nem is nagyon lehet szedni.. -
válasz
Dr. Romano
#49029
üzenetére
ETN bányára van iOS app? vagy csak android?
-
én a két kis rx580-am nyüstölöm továbbra is monero-n.. hátha egyszer majd megindul felfele..

Ha nem akkor max a villanyszámlát a gép árából kifizetem
-
válasz
Dr. Romano
#48918
üzenetére
ilyenem van..

-
válasz
golya87
#48840
üzenetére
Most hogy ki jött a 0.3.7 már működik.
Előző verzióval nekem ha elindítottam, csekkolta a VGA-kat majd utána 0 hashrate.. arra az volt a megoldás, hogy Win 8 kompatibilitást kellett az exe-re állítanom és akkor működött, ellenben 2-3 óránként dobott egy error-t és újraindult a miner..Most raktam fel a 0.3.7-et, egyelőre ez minden kókányolás nélkül elindult.. kíváncsi leszek..
Egyébként ha stabil lesz, tuti ezt fogom használni.. kb 150 hashrate-el többet visznek a karik és 20-30W-vel kevesebbet is eszik az egész vas (2db VGAnál) mint az SRBMiner vagy a STAK-xmr-nél..

Röviden most v8 alatt ugyanúgy megy mint régebben v7 alatt.. -
Sziasztok!
Van valami Claymore alternatíva most a monero-ra? Mert nem mostanában lesz kész vele..

Mindjárt forkvan és kéne más ami szintén devfee ellenben stabil.. xmr-stak, nekem többet zabál mint a claymore és a hashratem is kevesebb..
Köszönöm!MZ
-
Van olyan hardverinfós progi aminek teljesen átlátható a LOG-olása?
Gondolok itt arra hogy a CPU,GPU,VRAM, meg egyéb hasznos infókat napi bontásba ki tudja írni? -
válasz
vizimento
#45782
üzenetére
Azt passzolom..
(#45783) Danex: Hát nem tudom.. dwarfpoolra ha elindítom a claymore-t, akkor kb 20 perc elteltével eléri a kártya azt a hőfokot amivel végig megy.. és most a délután kellős közepéről beszélek. Ahhoz képest kb. -3-4 fok, és a overclock részét is jobban bírja.. 2170 memory clock-on megy most az egyik kártyám.. dwarfpoolos claymore ugyan ezekkel a beállításokkal 5 perc után "incorrect share"-t dob arra a kártyára.. itt 23 óra elteltével sem.. és mondom a fogyasztás kevesebb, de a hashrate meg több.. lehet hogy véletlen, de akkor sem tudom ezt hova tenni... mindenesetre maradok nanopoolon claymore 11.7-el

-
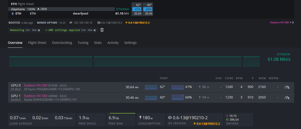
mepet , Janou kollégáknak..
Közel 1 nap elteltével elég nagy WTF-be ütköztem a nanopool vs dwarfpool ETH összehasonlításban.
Nanopool szerintem (legalább is részemről) sokkal jobbnak tűnik, mert valahogy máshogy mennek a kártyák..Dwarfpool: 370W , 60,2mh/s
Nanopool: 340W, 61,1mh/s
Arról nem is beszélve, hogy több haszont hoz, és valahogy a kártyák is hűvösebbek kb 3-4 fokkal dwarfpool-hoz képest.. -
Érdemes nanopool-ra átmenni ETH bányászat szempontból?
Jelenleg Dwarfpool-on vagyok.. -
válasz
Plasticbomb
#45460
üzenetére
dual threat-re van beállítva. 1800hs/s -t hoz a két kártyám kereken.. most azért az esetleg pár hs/s -ért hogy fullon legyen használva a ram, nem biztos hogy RX580-nál megérné feltennem.. vagy próba cseresznye?
devfee van benne? -
Srácok... feltettem a 1803-as win10 update-t... 5 percig volt fent, ment is a restore 1709-re.
XMR 1800hs/s -ből 800-ra csökkentek a kártyáknak a teljesítményei.. lehet driver-t is kellett volna cserélni, de annyit nem ért hogy neki álljak szarakodni vele..Valakinek hasonló tapasztalat?
-
válasz
Dr. Romano
#45238
üzenetére
Értem, köszi! Már be is raktam.. annyi, hogy nem a start.bat-ot használom a .txt-k által megadott konfigot.. gondolom az nem számít sok mindent

-
válasz
Dr. Romano
#45236
üzenetére
Köszönöm, de van értelme kikapcsolni?
számít valamit? -
xmr-stak -nál van valamilyen lehetőség arra, hogy a 2%-os devfee-t le lehessen redukálni 1%-ra vagy annyira nem számít?
-
próbálgatom ezt az XMR-STAK-ot.. de minden új block után ezt írja ki..:
"Result rejected by the pool"
fogalmam sincs mihez kéne nyúlni..
-
(RX580) tudom valahogy növelni a kártyának a "FB USAGE" kihasználtságát?
XMR-t szedek.. de valahogy 40%-nál jobban nem megy feljebb..
gondolom ez miatt szed csak 800kh/s-t a 8gigás kártya.. -
Új hozzászólás Aktív témák
Ebben a topikban a bitcoin-tól (BTC-től) eltérő kriptopénzek (az alternatív kriptopénzekkel, ún. "altcoin"-okkal) bányászatával foglalkozunk.
- Horgász topik
- Magga: PLEX: multimédia az egész lakásban
- Samsung Galaxy S25 Ultra - titán keret, acélos teljesítmény
- Star Trek
- Geri Bátyó: Agglegénykonyha 14 – Kések, késélezés
- Házimozi belépő szinten
- TCL LCD és LED TV-k
- Milyen billentyűzetet vegyek?
- Futás, futópályák
- Fogyjunk le!
- További aktív témák...
- Dell Precision 7550 i7-10850H 64GB 1TB Nvidia RTX3000 6GB 1 év garancia
- Gamer PC-Számítógép! Csere-Beszámítás! R7 5700 / RTX 2080Ti 11GB / 16GB DDR4 / 1TB Nvme SSD
- Beszámítás! Apple Mac Mini 2020 M1 8GB 512GB számítógép garanciával, hibátlan működéssel
- Csak kipróbált Mini-Erőmű! Mini-PC Ryzen 7 7840HS 16GB 512GB 1 év garancia
- Telefon felvásárlás!! iPhone 12 Mini/iPhone 12/iPhone 12 Pro/iPhone 12 Pro Max
Állásajánlatok
Cég: Laptopműhely Bt.
Város: Budapest

Jó lenne valami szaki aki ért hozzá, hogy esetleg ránézzen 





