-
Fototrend

Új hozzászólás Aktív témák
-
kenwood
veterán
Az a baj, hogy ez nem igy van.
Jonnek neha osszetettebb kerdesek, de az emberek 99 szazaleka nem ert hozza, a maradek 1 pedig tul ertekesnek tartja a tudast,hogy idegenekkel megossza.
Az alap kerdesekre mindig jonnek a sablon valaszok,de ha picit is kacifantosabb, akkor skippeli mindenki. -
kenwood
veterán
Kozel 2 orat szenvedtem,mire osszehoztam.
A ket gpu 0-t aki kitalalta, annak igazan korom nohetne a cerkajara.
Alapvetoen elobb is mukodhetett volna 2 minerrel, de valamiert a vega a 46-48 fole nem tudott menni, ha nem teamread volt a miner, igy addig kellett kombinalnom a 3 minert, meg a pcie slotokat,mig vegul sikerult a paramaterezes is
-
kenwood
veterán
-
kenwood
veterán
válasz
animatrix11
#73360
üzenetére
A coret addig kell csokkenteni ,amig nincs rejected share, vagy hashrate csokkenes. A crash pedig a tul magas memoriajel miatt van, igy azt a kartyat kell visszavenni, amelyik crashel.
Ez garantaltan hashrate csokkenst hoz, de ket azonos kartya eseten sem lehet ugyanolyan memfrekit adni, mert itt jon be a silicon lottery.
Nemelyik kartya irrealisan alacsony memfrekin is par naponta crashel.
Azt erdemes kulon desktop gepben egyedul jaratni, amivel a tap es alaplap problemat ki tudod zarni.
Ha ott se talalsz stabil memfrekit neki, akkor vagy benyeled, hogy nehany naponta crashel, vagy megszabadulsz tole. -
kenwood
veterán
válasz
animatrix11
#73329
üzenetére
Hiveos. Az alulfeszeles csak a fogyasztast csokkenti. Eloszor meg kell talalni a stabil beallitasokat.
Tapasztalataim szerint van nehany kartya,aminel egyszeruen nincs ilyen. Akarmit allitasz rajta, 1-2-3 nap utan garantaltan osszefossa magat.
Ezek a kartyak nem hibasak, jatek alatt tokeletes,talan egy masik rigben is,de te csak szopni fogsz vele,es sose lesz ilyen uptimeod,mig meg nem szabadulsz tole (toluk) :
Ezt a haverom egy ismerosenek rakta ossze,es van 1 masik, szinten negykartyas,hasonlo uptimeal. A sajat rigjeben meg 10+ kartya,es az sose huzott le 7 napot crash nelkul. Azt sem tartom kizartnak, hogy bizonyos darabszam felett mar az alaplap miatt omlik ossze a vga. Persze ha van valakinek 8-10 kartyas rige tobbhetes uptimeal, akkor johet a screenshot

-
-
kenwood
veterán
válasz
laychi
#73049
üzenetére
Arra akart utalni, hogy feleslegesen pazarlod az energiadat. Szerintem annyira nem kritikus, mert kb. minden banyasz tudja, hogy nincs non lhr 3080ti.
Egyebkent lehet jelenteni a hirdetest.
Nekem volt olyan, hogy az 1024x768 plazmat 768p lcdnek hirdette az ember. Irtam neki, hogy nem az,visszairt,hogy ne okoskodjak
Jelentettem a hirdetest,es atraktak a megfelelo kategoriaba, plusz eltunt az 1366x768 is. -
kenwood
veterán
válasz
demmer123
#72748
üzenetére
Nem,mert nyar kozepen/vegen egy durva eses a hasznalt piacon.
Akkor ment le 1700-1800-ra az arfolyam.
Emlekszem, par hetig 160-170-ert voltak 5600-ak, 250 kornyeken 5700.
Most 240 alatt alig talalsz az elobbibol,5700-bol meg legalja, gari nelkuli is elmegy 350-ert, a nitro 400.Lassan jon a kovetketo eses, mert az uj 3060ti lhr mar alig tobb,mint 250k, a 6600xt pedig 200 kornyeken megcsipheto.
Ilyen arak mellett a gari nelkuli 3-4-5 eves kartyak meg akkor sem tudjak tartani a msotani szintet, ha esetleg eltoljak a decemberi diffbombot.
-
kenwood
veterán
válasz
llacee
#72643
üzenetére
Te az uj kartyakrol beszelsz,en meg a regiekrol. Rx580,5600,5700, vega, gtx 1660, 2060,2070 es a tobbiek.
Ha elkezdik ezeket esz nelkul a piacra boritani a banyabol kiszallok, akkor mindegy,hogy mekkora az ellatas a boltokban.
Senki nem fogja 380-ert megvenni a 6700-at, ha 480$ az msrp, es a hasznalt 5700 80k, az 580 8gb meg 30-50. -
kenwood
veterán
Vajon egy olyan EIP, ami a decemberi difficulty bombot attolja jovo evre, mennyi ido alatt fut at a rendszeren a bejelentestol ?
Marmint kb. mikor mondhatjuk azt, hogy meg nem jelentettek be, holnap mar keso lenne, igy biztosan meglesz meg iden ?Nekem kicsit fura, hogy meg a majusi ATH arakon mennek a vgak, 10-12 honapos ROI-val. Mig hivatalosan ket honap mulva vege a jateknak,es lehet majd havi 10 dollaerert, 3-4 eves ROI-val bohockodni a kis coinokkal

-
kenwood
veterán
válasz
Allihoppa
#72589
üzenetére
Vagy tul sok volt az uj info atadaskor,es erre nem figyelt elegge.
Egyebkent egyre gyalazatosabb a forum szinvonala.
Nekem is volt multheten egy binances kartyas feltoltos kerdesem,ket helyen is feltettem (itt + crypto trade), 0 reackio. Pedig biztosan tobben is tudjak a valaszt ra, csak mar nem divat segiteni a masiknak.
Bezzeg amikor a fagyott agyu valami total ertelmetlen, direkt provokativ hulyeseget bebofog,arra rogton 4-5 valasz vanNeki sem probal meg senki segiteni.
PL megkerdezni,hogy mi a wallet address,es megnezni ethermineon. Lehet,hogy csak annyi a gond, hogy nincs meg a kifizetesi limit. -
kenwood
veterán
Binancen probaltam egy olyat, hogy :
Buy Crypto (eur) --> Credit/Debit Card
Spend eur - receive eth
300 eurot irtam be, kiirta, hogy 0.124 -etht kapok, 6 euro a fee.
Raiffeisen mastercardom van, bankos appban meg is jelent a kerelem, jovahagytam.
Tovabb utan azt irta ki, hogy insuffiecent funds ( a duplajanal is tobb van rajta forintban)
Probaltam 100k hufot irni a 300 eur helyett. Ugyanaz.
Probaltam a card depositot is. Ott a 300 eurora azt irta, hogy 294.6-ot kapok, ott nem irta, hogy insufficent, de ugyanugy failre futott.
Mi lehet a gond ? -
kenwood
veterán
-
kenwood
veterán
"Ez a konfiguráció LHR Palit RTX 3080 10GB Videokártyákból épült. A jövőben ezek a kártyák sokkal jobb értékek hoznak majd a 2.0 után ."
-
kenwood
veterán
válasz
szabeska
#72200
üzenetére
Arukereso szerint nem ugyanaz :
[kép]
Mondjuk ez erdekes, hogy a hangosak is boven 30 db alatt van. Nekem vannak vegyesen ventik, es biztos nem dupla ilyen hangosak,megis 58 rol 54- re csokken a teljes rig hangereje, ha lekapcsolom az osszeset.
Ez hogy mukodik ?
Nem az lenne a logikus,hogyha egy 50+ db hangforras mellett 20-30 dbseket felkapcsolok, akkor abbol semmi nem hallatszik ?
Hogy tudjak megis novelni? -
kenwood
veterán
120-as ventibol van bestbuy rigre ?
Az alabbi szentharomsagra lenne szuksegem :
Kis hangero, jo teljesitmeny, alacsony ar.
Az utolso relativ,de azert nem szeretnek 8-10k-t fizetni darabjaert.
Van elosztom low/high kapcsoloval, igy akar olyan is szoba johet,ami alapbol hangos, de low fokozaton mar halk,es meg mindig hatekony. -
kenwood
veterán
válasz
fireman123
#72173
üzenetére
Vajon akkor hogy allna a befektetes,ha nem kartyara es aramra,hanem medvecoinra koltotted volna ?

-
kenwood
veterán
Arra van valami mod, hogy megnezzem, mondjuk 2019 januarjaban atlag menyi ideig tartott 0.1 eth-t kibanyaszani 200 mhs kapacitassal ?
-
kenwood
veterán
-
kenwood
veterán
válasz
Allihoppa
#71918
üzenetére
Ptk es afatorveny akkor jatszik,ha a vallalkozasod resze a banyaszat. Ha van kocsmad,vagy egy kiskozerted,es arra szol a szamla, akkor semmi jogalapod nincs ra, hogy netto aron banyassz vele otthon.
Persze lehet ugy is,de tobbet buksz az adminisztracion es az adon,mint amit a netto kartyaaron nyersz. -
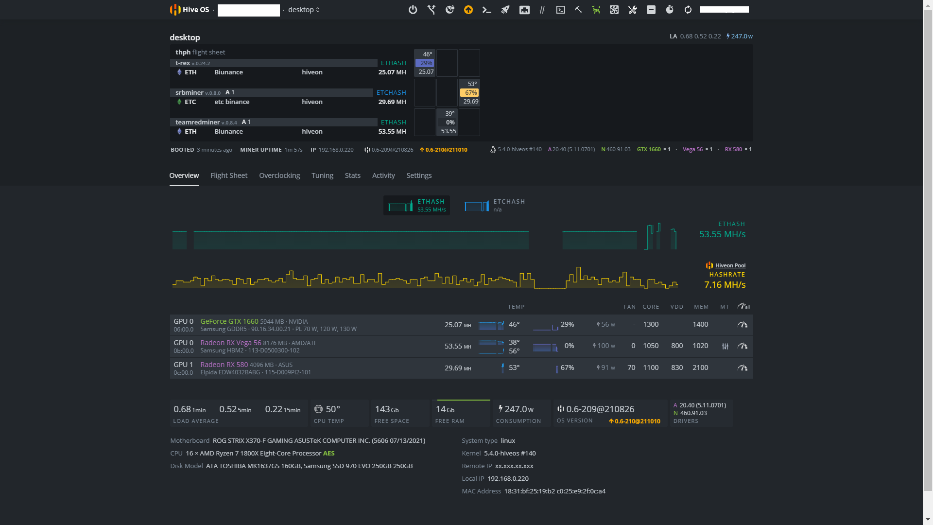
kenwood
veterán
Jo lenne falbol merni.
Nekem a Sapphire 5600-nal a legaprobb bios modositas is brickelte a kartyat.
Haver valahogy feltakolt ra egy msi biost, amivel vegre beindult,es jott is 4mhs plusz melle.
A hatranya az volt, hogy a hiveos az addigi 70W helyett 118-at irt.
Nem tetszett a dolog, ezert elkuldtem egy ruszki sracnak a gyari biost,es 5 dolcsiert megcsinalta
A plusz mhs megmaradt,es a hive is 70 korulit ir azota.
Falbol viszont erdemi (10 watt feletti) csokkenes nem tortent, igy lenyegeben az Msi biossal is ugyanannyit evett, csak rosszul irta a szoftver.Ezzel kapcsolatban lenne nekem is egy kerdesem :
Tudja valaki,hogy a Pulse 5600 miert nem indul,ha belenyulsz a biosba,es mit csinalhatott a ruszki gyerek, hogy neki megis osszejott? -
kenwood
veterán
Mastercardom van, de szeretnek Visara kiutalni binancerol.
Ugy latom,hogy a nev fixalva van.
Jol gondolom,hogy ez nem problema,nyugodtan beirtam a haver kartyaszamaz,a nev nem lesz ellenorizve?
EZ instant,vagy tobbnapos story? -
kenwood
veterán
válasz
Imilenni
#71475
üzenetére
Elvileg decemberig lhet eth-t banyaszni,utana nem tudjuk, mi lesz.
Ha addig nem esik az arfolyam (alig egy honapja 1800 kornyeken volt,most 3500), akkor ev vegeig 36k visszajon a befektett penzedbol
Utana lesz egy vgad, ami egy eve kb. 40-50kt ert, meg haromhavi villanyszamlad. -
kenwood
veterán
-
kenwood
veterán
válasz
koko52
#71416
üzenetére
Jogos a kerdes. nem mindegy hol van a rigben a kartya. Nem csak szamit, hogy van-e elotte,mogotte masik, a tavolsag koztuk, de meg olyan dolgok is befolyasolhatjak, hogy melyik alatt van a tap.
Nekem az utolso kartya melegebb,mint az utolso elotti,mert a rig es a fal koze beszorul a ho.
Ez persze egyedi dolog,fugg a rig poziciojatol. -
kenwood
veterán
Ha ez igaz, akkor az EIP-3554 pont az ellenkezojet csinalja annak,amit en eddig gondoltam rola
[link]
Ez azt is jelenti,hogy vagy lesz meg egy Delay EIP, vagy decemberben tenyleg vege a storynak. -
kenwood
veterán
Igen, hive.
Az a vicces,hogy egy nap alatt volt ket gpu dead,miner restart.
Nem nyultam hozza a beallitasokhoz,es azota mar 36 ora az uptime.
Az is lehet,hogy csak 1 kartyanak kellene egy icipicit tobb core,vdd,vagy kevesebb mem, de ha elmegy masfel napot is egy adott beallitassal,akkor nem szivesen nyul hozza az ember.Nekem az egyik frissites utan az addig 980-on atomstabil 5500xt 960 felett el se indult.
A gond az, hogy 6800-ak is voltak a rigben, amikre meg brutal fontos updatek jottek ki az ujabb verziokban, igy a downgrade nem volt opcio.#71338 Az egyikben egy hx1000 van, masikban valami minosegi noname (nem vicc,tenyleg az
) es egy fsp hydro. -
kenwood
veterán
válasz
Hohocali
#71335
üzenetére
3 eve csinaltak meg az elektromos halozatot.
Minden kabel,konnektor,a doboz es az ora is uj.
Talan az ugy mar jo.
Van viszont egy ilyenem : [link] , de nem ebbe van dugva a rig. Ez segithet valamit ?
Van egy ilyen az elosztok elott : [link]
A feszultseg eszerint 224.4, 225.1, 225.7, 225.9 kozott valtakozik.
Itt az a kerdes,hogy ekkora ingadozas meg normalis-e,illetve, hogy mennyire hiteles egy ilyen cuccnak a merese ? -
kenwood
veterán
Azt valaki tudja, hogy mi tortenik amikor 12-24 orankent dob egy gpu deadet a miner?
Nem az a kerdes,hogy rossz-e az OC, hanem az,hogy technikailag mi tortenik ott? Ha nagyon tul van huzva,akkor par perc,max 1-2 ora,es vege. Engem az erdekel, hogy miben mas az a pillanat,amikor elszall, mint az azt megelozo 12-24 ora ? -
kenwood
veterán
Nekem tobb,mint fel eve visz 6 kartyat egy p43-as lap.
4K-ert vettem az apron.
A 4-es pcie splitter valami 3-4 k volt.
ddr 2 ram,proci volt itthon,de az mar a fizetnek,csak vidd el kategoria.
Az egyetlen baja,hogy lassabban bootol a hiveos,mint a h81-en (2 perc a fel helyett).
Valahogy tulelem.
Ugy kell beloni a riget,hogy ne kelljen rebootolni. -
kenwood
veterán
Azert vicces, hogy a banyasz topicban 90%-ban crypto trade hozzaszolasok vannak,es amikor valaki vegre nem offtopicot ir,akkor offba rakja

Egyebkent en Hiveost hasznalok, windowsnal sokkal nagyobb szivas lenne vele. Itt csak a logokbol latom, hogy volt egy miner restart.
Azert orulnek,ha az en kerdesemre is erkezne reakcio,mert a commented meg lazan sem kapcsolodik hozza

-
kenwood
veterán
Olyannal talalkoztatok mar,hogy egy kartyanal a kornyezeti homerseklet csokkenese (szelloztetes) triggereli a tul magas oc miatti miner restartot ?

Az ok, hogy valami tul sok,vagy tul keves,es crash van napi 1-2x, azt viszont nem ertem, hogy ez miert 70-80%-ban akkor jon ki,ha csokken az ambient temperature.
-
kenwood
veterán
válasz
Kiskokó
#70782
üzenetére
Azert azt is szamold bele, hogy par hete 1300 milliard volt a marketcap,most ujra 2000, mint a csucson.
Ha lemegy 1000 milliard ala,es meg az eth halozat banyaszai is raszabadulnak a shitcoinokra, akkor nem lesz benne annyi penz, hogy kitermelje a villanyszamlat. Ott majd Meg kell varni, mig a banyaszok 70-80 szazaleka eladja a kartyajat,es utana talan termel is valamit.Az ethereumra eleg sok minden epul mar,es technikai vilagtalanok is fektettek bele. Ha a raven,az ergo eltunne egyik naprol a masikra, lenyegeben semmi nem valtozna a vilagban,fel se tunne,a bennuk levo penze szinte teljes mertekben spekultativ,illetve a halozat fenntartasara van.
-
kenwood
veterán
válasz
koko52
#70640
üzenetére
Nvidianal elegge jellemzo,hogy a tul magas ocra napi 1-2 invalid share a valasz.
Erre azt mondja a paraszt,hogy "ok,boven belefer,kevesebbet bukok,mintha lejjebb vennem".
A gond ott van, hogy epoch valtasnal a napi 1-2-bol lesz orankent 50-100.
Magyaran nem a kartya szar,hanem a beallitas.Amugy en is jobbnak tartom az amdt banyaszatra, beallitas/oc szemszogbol.
Új hozzászólás Aktív témák
Ebben a topikban a bitcoin-tól (BTC-től) eltérő kriptopénzek (az alternatív kriptopénzekkel, ún. "altcoin"-okkal) bányászatával foglalkozunk.
- AMD Ryzen 9 / 7 / 5 9***(X) "Zen 5" (AM5)
- Futás, futópályák
- Vezetékes FEJhallgatók
- One mobilszolgáltatások
- Itt a Galaxy S26 széria: az Ultra fejlődött, a másik kettő alig
- Milyen légkondit a lakásba?
- Luck Dragon: Asszociációs játék. :)
- sziku69: Szólánc.
- sziku69: Fűzzük össze a szavakat :)
- LEGO klub
- További aktív témák...
- ZOTAC GTX 670 AMP! Edition 2 GB GDDR5 256 bit PCI-E Videokártya
- Gigabyte GA-B75M-D3H LGA 1155 alaplap, + i5-3470S Processzor
- Asus GTX770-DirectCU II OC 2 GB GDDR5 256 bit PCI-E Videokártya
- FSP400-60APN 400W 85+ minősítésű tápegység
- Szép! HP EliteBook 840 G10 Hordozható Ultrabook Fémház 14" -50% i5-1335U 32/1TB Iris Xe FHD+
- ÁRGARANCIA! Épített KomPhone Ultra 9 285K 32/64GB RAM RTX 5080 16GB GAMER PC termékbeszámítással
- Bomba ár! Panasonic CF-20-1 Tab+Laptop: m5-6G I 8GB I 256SSD I 10,1" WUXGA Touch I Cam I W11 I Gar
- GYÖNYÖRŰ iPhone 12 mini 256GB Black-1 ÉV GARANCIA -Kártyafüggetlen, MS3626, 100% Akkumulátor
- HIBÁTLAN iPhone 14 Pro 256GB Deep Purple -1 ÉV GARANCIA - Kártyafüggetlen, 100% Akkumulátor
- Apple iPhone 12 128GB,Újszerű,Dobozaval,12 hónap garanciával
Állásajánlatok
Cég: Laptopműhely Bt.
Város: Budapest



