-
Fototrend

Új hozzászólás Aktív témák
-
Adva van egy 1080Ti és egy 2080 Super.
A 1080Ti +800 mem / a 2080 Super +2200mem
Mind a kettő úgy van beállítva, hogy 65 fokot tartsa maximum.HiveOS alatt sajnos nem látom, hogy a memóriák milyen melegek, de ez a beállítás jó elvileg?
-
van itt olyan aki HiveOS-t használ USB Wifi stickel?
Ha igen, milyet használ? -
válasz
Tamas1982.1
#56234
üzenetére
Igen, lehet könnyen belőle téglát csinálni, vagy sör alátétet, ha nem jó bios-t raksz fel.. így én nem ajánlom, akkor meg pláne ha még nem csináltál ilyet.
-
válasz
Tamas1982.1
#56222
üzenetére
gondolom gyári bios.. azért
-
Köszi!

HiveOS alatt:
-straps 2
+75 core (1885Mhz)
+800 mem (5400Mhz)
46,4 Mh/s @ 221WMég lehet hogy lehetne ezen finomítani, de tekintve, hogy "occóáramra" kerül, így a fogyasztás annyira nem lényeg, viszont ezzel a beállításokkal nem lesz a kártya se kinyírva.. szerintem

edit: ma ha lesz rejected share, akkor finomítok még
-
ETH-ra ethermine vagy nanopool? hol érdemes túrni most?
-
lassan elérjük a kritikus esési szintet... szóval jó lenne ha lassan elkezdene visszapattanni...
-
válasz
2thletme2day
#55682
üzenetére
nagyobb a diff, kevesebb share-t "találsz", viszont a fizetség ugyan annyi (vagy kicsit jobb is) mint ha sok kicsi share-t találnál.. (elvileg)
személyes tapasztalat az, hogy a alacsonyabb diff-nél több a share, viszont a hiba lehetőség is.
Anno a dwarfpool-on kezdtem és kisebb volt a diff mint nanopool-on.
Dwarfon több share-t találtam 24 óra alatt, viszont volt benne 1-2 incorrect is, míg ugyan ez idő alatt nanopoolon hibátlanul ment. -
Volt itthon egy félgép configom.. előtúrtam az Asus Strix r9 390x-et, hogy mondom valamelyik sarokba elfér (ahol nem találja meg a macska
) de sajna nem bootol a dolog ha benne van a kártya.. 
Most várhatok az "emberre" hogy életet leheljen bele.. ha még lehet.
...pedig már kezdtem reménykedni, hogy újra fogok tudni kicsit csákányozni..
-
van egy 8GB-s kártyám r9 390x.. elég hozzá 4gb ram hogy tudjak bányászni?
-
válasz
varmi2
#55284
üzenetére
Igen nekem Premium előfizum van, már egy ideje.
Mit takar a nagy összeg? most ha 1m ft-ról beszélünk BTC-ben, akkor azt ha átváltanám/kivenném az ugye 1.5% ami azt jelenti hogy az egészen 15.000ft-t buknék..
(2.5%nál ugye 25.000), most igen egy 10m összegnél már egy 0-val több..Ember függő, de ez számomra elenyésző.
Egyébként nagyobb összegnél a coinbase-nél sem occó a dolog.. -
-
lehet kellene fánkot venni...
-
csak hogy elkiabáljam.. 1500 incoming

-
Használja itt valaki a STORJ -t rajtam kívül?

-
válasz
Frozen
#54841
üzenetére
Igen-igen. Én pont azért csinálom Revolutra mert ott nem kérnek nagyon sok adatot, és megvan az opció hogy havi 50-100k-ig nem "zaklatnak".
Az hogy meg nem tudom egybe kivenni a "milliókat" (
), az meg nem sose baj, és legalább tudok választani hogy mikor és hol tudom kivenni.. legyen szó EUR, USD, GBP, vagy akár HRK.. 
-
-
na most fogunk megindulni..

-
-
válasz
tupacamaru
#54458
üzenetére
nekem revo-ra megy egy eu-s számlaszámra, és onnan tovább váltás mondjuk forintra aztán helo

-
-
azért az vicces.. hogy kicsit megindulnak a dolgokat felfele és a CB egyből rotty..
-
Én kikapcsoltam a RIG-et egy kis időre.. nem bírja a meleget a kártya ventije, kinyírni meg nem akarom..
Max ha lehül az idő és nem vagyok otthon akkor felélesztem távolról, de jelenleg alig lehet megmaradni.. 
Iginotus: Win10 alá lehet felrakni linux környezetet, amire elvileg be lehet SSH-zni. Arra felrakod a nvidia-smi -t és akkor ssh-n látod hogy mi hány fokos... Nem nagyon tudok olyan programról ami tudná a webfelületes monitorozást és ingyenes is lenne..
-
válasz
madpapa
#50505
üzenetére
Nekem egy 4gb-s Asus Rx580 Elpidam van es 32-t visz.
Rxboost erre van kitalalva hogy az idozitesekkel un. referencia ertekekkel jatszik, ugy hogy a fogyasztas ne legyen tobb a nagyobb terheles mellett.. es ez eleg jol is mukodik, foleg hogy 5-15% kozotti teljesitmeny javulast lehet kirantani belole.
Magaban az rxboost “progit” mikor probaltam (linux alatt), barmilyen ertek modositasa utan nekem instant fagylalt volt... de szerencsere hiveosban eleg egyszeruen lehet vele kiserletezni, hisz csak egy ref erteket kell beallitani, es igy nekem is mukodik.. es stabilan! -
-
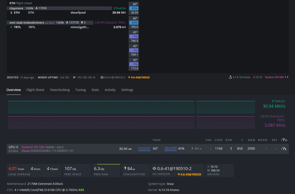
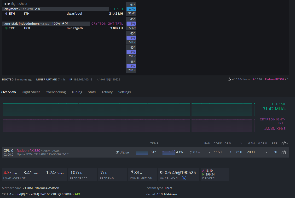
Használ valaki HiveOS / XMR-STAK / TRTL bányászat kombinációt?
Mine2gether-t használom poolnak... hogyan tudom beállítani a minimum payout-ot, mert 500-ra van belőve de jó lenne legalább 10.000-re beállítani.. -
-
-
Gondoltam frissítem a HiveOS-t aztán teszek még egy próbát ezzel a AMDMemTweak-es dologgal..
Frissítés után ez fogad:# amdmemtweak --current
amdmemtweak: /lib/x86_64-linux-gnu/libpci.so.3: version `LIBPCI_3.5' not found (required by amdmemtweak)Fogalmam sincs mit kellene csinálnom, pedig már ezt a package-t is felraktam hozzá...

-
válasz
fireman123
#50304
üzenetére
ahh koszi, akkor ide beirtam en is a gondomat..

-
A coinbase pro -t elkezdtem próbálgatni, és egy kicsit elakadtam..
Főoldalon a "Wallet Balance" azt mondja, hogy 0.00 EUR van bent a számlán, viszont ha bemegyek a "My Wallets"-be ott írja hogy: "Total Holdings/Available Balance: 2.29 EUR"
Nem tudok vele semmit sem csinálni, vagy csak rosszul próbálkozom.Monese-s kártyámra szeretném valahogy kijuttatni, csak olyan teszt célzattal PayPal-on keresztül.. de sajna sehogy sem akar összejönni..

Valakinek ötlet? -
Nekem sajna nem ment.. éjszaka 4 órát rászántam hogy próbálkozzak, de mindig azonnali fagyás volt a végeredmény. Lehet hogy nem húzott órajelek mellett kellene kisérleteznem vagy nem tudom..

CL23-ról ha már csak CL22-re húztam le, vagy bárhol máshol 1-1 értékeket csökkentettem azonnal fagytam..
Nem tudom mit kellene vele tenni.. -
ETH-t szedek a kártyákkal jelenleg.. egyelőre nem tudom hogy hogyan is kellene elindúlni a dologgal.
fogalmam sincs milyen értéket kellene, merre és hova húzni..GPU 0: Ellesmere [Radeon RX 470/480/570/570X/580/580X/590] pci:0000:01:00.0
CAS CL: 23 W2R: 16 CCDS: 5 CCLD: 2 R2W: 28 NOPR: 0 NOPW: 0
RAS RC: 70 RRD: 6 RCDRA: 26 RCDR: 26 RCDWA: 21 RCDW: 21
MISC RFC: 192 TRP: 26 RP_RDA: 29 RP_WRA: 62
MISC2 WDATATR: 0 T32AW: 0 CRCWL: 25 CRCRL: 3 FAW: 0 PA2WDATA: 0 PA2RDATA: 0
DRAM1 RASMACTWR: 6 RASMACTRD: 5 ACTWR: 2 ACTRD: 3
DRAM2 RAS2RAS: 3 RP: 2 WRPLUSRP: 5 BUS_TURN: 6
GPU 1: Ellesmere [Radeon RX 470/480/570/570X/580/580X/590] pci:0000:04:00.0
CAS CL: 20 W2R: 15 CCDS: 5 CCLD: 2 R2W: 26 NOPR: 0 NOPW: 0
RAS RC: 60 RRD: 5 RCDRA: 22 RCDR: 24 RCDWA: 13 RCDW: 12
MISC RFC: 97 TRP: 22 RP_RDA: 24 RP_WRA: 44
MISC2 WDATATR: 0 T32AW: 0 CRCWL: 22 CRCRL: 3 FAW: 0 PA2WDATA: 0 PA2RDATA: 0
DRAM1 RASMACTWR: 25 RASMACTRD: 22 ACTWR: 10 ACTRD: 13
DRAM2 RAS2RAS: 13 RP: 10 WRPLUSRP: 22 BUS_TURN: 25 -
válasz
Iginotus
#50186
üzenetére
Tudom, csak vicceltem.. vagy mégsem?
Senki sem olyan rendes hogy egy széthajtott kártyát lepattanóként odaadjon..
szóval így jártam..
marad ez a két hajtott rx580.. több mint a semmi, majd ha egyszer moonlambo lesz akkor lehet kap még1-et a kép, de addig nem ruházok be még1 kártyára..
ugyan itt olcsó áramforrás kerestetik

-
-
Wallet-en jó ez a walletshell? (macos alatt használom) külső progi.. ez a tradingogre ez nekem magas egyelőre

Új hozzászólás Aktív témák
Ebben a topikban a bitcoin-tól (BTC-től) eltérő kriptopénzek (az alternatív kriptopénzekkel, ún. "altcoin"-okkal) bányászatával foglalkozunk.
- Manli RTX 3070 8GB LHR / Csavarmatricás / Beszámítás OK! / Akciós ár!
- Apple Watch 4 44mm szürke színben. 74% akkumulátor.
- Canon EF-S 24mm f/2.8 STM objektív
- Dell Inspiron 16 Plus 7640 Ultra 7 / RTX 4060 16gb DDR5 1TB SSD/2.5K 120Hz Garancia
- Canon 60D fényképezőgép + 50mm objektív + 16GB memóriakártya
- Apple iPhone 13 Pro Max /128GB / Kártyafüggetlen / 12Hó Garancia / Akku:83%
- Beszámítás! LENOVO LOQ 15AHP10 FHD Gamer notebook - R7 250 16GB DDR5 1TB SSD RTX 5060 8GB
- Eredeti Lenovo 135W töltők (sárga téglalap)
- Dell Latitude 7290,12.5",FHD,i5-7300U,8GB DDR4,256GB SSD,WIN11
- Lenovo T14 Gen3 I5 1245U Refurbished - Garancia
Állásajánlatok
Cég: Laptopműhely Bt.
Város: Budapest

Ha igen, milyet használ?
) de sajna nem bootol a dolog ha benne van a kártya.. 
(úgy is most lesz a szülcsinapcsim
