-
Fototrend

Új hozzászólás Aktív témák
-
KaqXar19
tag
válasz
llacee
#78650
üzenetére
Hi - Please see below,
---On 18 March, an attacker stole 49,800 TONCOIN from icemining. The attacker was able to reduce all miner balances to 0, while increasing their balance to 49800 just before an automated payment. They were refreshing their balances from a couple of IP's (VPN details below) to monitor the process and immediately moved the funds to ETHBridge.IPs used to view their account:156.146.59.170138.199.36.155
https://tonscan.org/address/EQB2cUodScAsdA9K0cSxjjV5vK2GgGlQEnMuhRbjXwnMicY2
The funds are now sitting on Uniswap:
https://etherscan.io/token/0x582d872a1b094fc48f5de31d3b73f2d9be47def1?a=0x5f0d8fc6057a959e79f7f79f8dbf12f29f9a9f34
This account holds $277k USD worth of TONCOIN that dates back 210 Days which should give some clue to the origin of the attacker.
What have we done?Analyzed the attack and found a backend vulnerability (thanks k1) Identified the attackers wallets and where they moved funds (thanks Nik1ta)Patched the vulnerabilityIn the mean time, we have disabled automated payments. For now payments will be run manually and at random times more frequently while checking user balances
What else will we do from here?We are also now conducting a full end-to-end security audit on our platform. We have verified all our similar backend services are immune to this form of attack, but will continue a deep dive on all services this week
Will we be able to compensate for the loss?We have no way to recover these funds unless they can be frozen and returned. I reached out to Uniswap today and they told me, "if they never touch CEX there isn't much you can do. if they send funds to a CEX you can contact that CEX to freeze funds" - BOR4 (I encourage anyone to take on this action of tracking the funds to a CEX if you have the resources...)
Should I continue mining?The pool never stopped finding blocks. The attack vector was the scheduled payment with huge balance and good timing. The wallet is not compromised. Our profit speaks for itself. There are always risks in crypto, and only you can decide your own risk/reward.The wallet is not compromised. Our profit speaks for itself. There are always risks in crypto, and only you can decide your own risk/reward.
lol, GG.
-
KaqXar19
tag
hello,
nem tudja valaki, hogy hiveos-ben hogy lehet letiltani a terminalt, vagy a vga kimenetet? szoval, ha radugsz a gepre egy monitort ne latszodjon semmi? -
KaqXar19
tag
tudja valaki mennyiert mennek most a radeon vii-ek?
-
KaqXar19
tag
mind elfelejtitek, hogy ezek az uj asicok az egbe lovik a network hasht, ezaltal a difft is, igy durvan csokkeni fog a hozam.
-
KaqXar19
tag
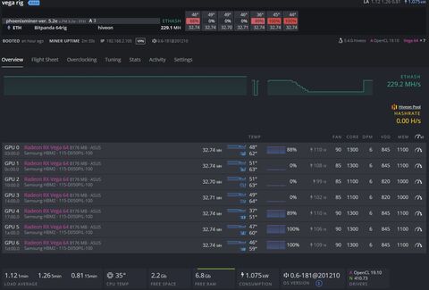
sziasztok!
van egy 7es vega rig, amihez most nem ferek hozza.
az a gondom, hogy tegnap frissitettem hive-replace --list-tel 4.15.18-hiveos -rol 5.4.0-ra (3-as pont)> Loading Hive OS images list
> Select version to install:
0) Exit
1) hiveos-0.6.172@201105.zip · Latest Stable · K 5.0.21 · N 450.66 · A OpenCL legacy+pal 20.30 · Dual-Boot BIOS+UEFI / Universal image for AMD and Nvidia
2) hiveos-beta-0.6-157@200909.zip · Latest Beta · K 5.6.0 · N 440.100 · A OpenCL legacy+pal 19.30 · Dual-Boot BIOS+UEFI (Navi Beta3)
3) hiveos-vega-0.6-101@191210.zip · Latest Vega · K 5.4.0 · N 410.73 · A OpenCL PAL 19.10
4) hiveos-vega-0.6-01@181121.zip · K 4.15.18 · N 410.73 · A OpenCL 16.60
5) hiveos-beta-0.6-140@200520.zip · K 5.0.21 · N 440.82 · A OpenCL legacy+pal 19.30 · Dual-Boot BIOS+UEFI (Navi Beta2)
6) hiveos-0.6-97@191128.zip · K 5.0.21 · N 440.31 · A OpenCL legacy+pal 19.20 · Dual-Boot BIOS+UEFI
7) hiveos-0.6-39@190503.zip · K 4.13.16 · N 418.56 · A 18.10-572953
8) hiveos-0.6-156@200905.zip · K 5.0.21 · N 440.100 · A OpenCL legacy+pal 19.20 · Dual-Boot BIOS+UEFI / no AMD Navi support
9) hiveos-0.6-146@200714.zip · K 5.0.21 · N 430.64 · A OpenCL legacy+pal 19.20 · Dual-Boot BIOS+UEFIes azota nem hajlando alkalmazni az overclocking beallitasaimat, igy csak 32MHs-el mennek a kartyak es ugy sem stabilak (230Mhs vs 288Mhs).
probaltam visszarakni a 4)-est, de azt az imaget mar nem talalja a repoban.
van valakinek otlete hogy tudnam visszarakni a korabbi imaget, vagy hogy tudnam az OC-t mukodesre birni?
koszi
Új hozzászólás Aktív témák
Ebben a topikban a bitcoin-tól (BTC-től) eltérő kriptopénzek (az alternatív kriptopénzekkel, ún. "altcoin"-okkal) bányászatával foglalkozunk.
- WLAN, WiFi, vezeték nélküli hálózat
- Kutya topik
- Garmin Instinct – küldetés teljesítve
- Samsung Galaxy Watch (Tizen és Wear OS) ingyenes számlapok, kupon kódok
- Energiaital topic
- sziku69: Szólánc.
- Luck Dragon: Asszociációs játék. :)
- sziku69: Fűzzük össze a szavakat :)
- Luck Dragon: MárkaLánc
- PlayStation 5
- További aktív témák...
- Keresek Geforce 2-3-4 titánium, GTX 260 kártyákat
- Sennheiser PXC 550-II aktív zajszűrős fejhallgató eladó
- Bowers & Wilkins Dm 303 EISA díjas audiofil hangfal + Lcr 3 center
- Dell ReadyRails A6 1U Rail Kit R210, R210 II, Dx600G, stb. szerverekhez (JWFR6, W6XNW, YNG10)
- Kingston HyperX Fury 2x4GB 2133MHz DDR4 kit / Beszámítás OK! / Akciós Ár!
- ÁRGARANCIA!Épített KomPhone Ryzen 7 7700X 32/64GB RAM RTX 5070 12GB GAMER PC termékbeszámítással
- AKCIÓ! GIGABYTE A520M R5 1400 8GB DDR4 256GB SSD 500GB HDD GTX 1050 Ti 4GB ZALMAN S3 400W
- MSI Crosshair 16 i7-14700HX 14. gen 16gb ddr5 + RTX 4060 (140W) + 240Hz QHD+
- Telefon felvásárlás!! Samsung Galaxy A70/Samsung Galaxy A71/Samsung Galaxy A72
- Honor X6 /4/64GB / Kártyafüggetlen / 12Hó Garancia
Állásajánlatok
Cég: Laptopműhely Bt.
Város: Budapest



