-
Fototrend
DIGI internet Gyakran Ismételt Kérdések
(Kattints az Összefoglaló kinyitása feliratra!)
Utolsó frissítés: 2024. február
Aktív témák
-
Bacusuz
őstag
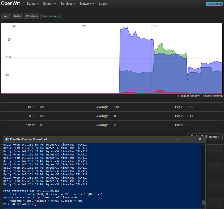
Hány torrentet futtatsz egy időben, és mennyi ilyenkor az aktív kapcsolatok száma?
NAS kb 250 torrentet seedel de nincs a kapcsolatok száma vagy a feltöltés szoros összefüggésben a kimaradásokkal, szakadással. Álzalában 1-3 torrent megy vissza van amikor nagyon lassan csak egy torrent töltődik vagy épp üres járatban van-Ha kikapcsolom a download stationt a NASon minden a legnagyobb rendben van.
Ha visszakapcsolom akkor elég sűrűn szakad kb 15-45mp-re és a pingelés így néz ki: 6-8 db 2-3ms majd 1-2db felugrik 200-1800ms-re és ez megy végig és kb 3-10% a packet lost.
Aktív témák
Olvasd el az összefoglalót!
Társtopikok:
● DIGI kábel TV
● DIGI Mobil
● DIGI műholdas TV
● DIGI vezetékes telefon
Router kérdésekkel ezekbe a topikokba fáradjatok!
● Milyen routert?
● Router gondok
- Latitude 7420 27% 14" FHD IPS i5-1145G7 16GB 512GB NVMe ujjlolv IR kam gar
- Dell Latitude 9520 15" FHD IPS i7-1185G7 16GB 512GB NVMe ujjlolv IR kam gar
- AKCIÓ ÚJ Bontatlan Macbook Pro 16 M4 Pro 14CPU/20GPU 24GB/512GB SSD Magyar billent Azonnal átvehető.
- ÚJ Bontatlan Apple Macbook AIR M2 , M3 , M4 Legújabb magyar billentyűzet 1 év Garancia Deák Térnél.
- BONTATLAN Új iPhone 17 PRO 256-512GGB Független 1év Apple GARANCIA Deák Térnél Azonnal Átvehető.
- ÚJ BONTATLAN Apple Macbook Air 15,3 M4 10C CPU/10C GPU/16GB/256GB - Égkék - HUN - mc7a4mg/a 3 év gar
- GYÖNYÖRŰ iPhone 13 mini 256GB Midnight -1 ÉV GARANCIA - Kártyafüggetlen, MS3403
- Azonnali készpénzes nVidia RTX 3000 sorozat videokártya felvásárlás személyesen / csomagküldéssel
- Apple iPhone 14 Pro Max / Kártyafüggetlen / 256GB / 12Hó Garancia / 87% akku
- Fém, összecsukható és kihúzható fotó állvány eladó
Állásajánlatok
Cég: Laptopműhely Bt.
Város: Budapest
Cég: PCMENTOR SZERVIZ KFT.
Város: Budapest