- 
			  Fototrend  
Új hozzászólás Aktív témák
- 
			
			  3800+ őstag válasz  lovi27
							
							
								#12995
							
							üzenetére lovi27
							
							
								#12995
							
							üzenetéreSzuper akkor igazából nem is értem az opcache miért nem alapértelemezett beállítás. Ezen kívül még van a memcache ami már kicsit bonyolultabb dolog, nem is erőltetem, így is kielégítő a felület. Teljesen nulláról a DBTech féle verzió nekem nem működött mysql/mariadb hiba miatt. Ami hiányzott az a var/lib/mysql mappából a custom.cnf fájl amit módosítani kell a feljebb linkelt Techno Dad Life videó alapján. Ezt a Stigma féle telepítésből átmásoltam a megfelelő helyre és ott módosítottam, illetve végrehajtottam a user kreálást mariadb-ben a Techno Dad Life videó szerint. Így sem volt sima a belépés mert csak a 3. admin felhasználó+jelszó megadás után jutottam be a nextcloudra (csak pörgött a belépő felület de nem történt semmi.) Nem volt egyszerű, de a fentiek tudatában szerintem működne legközelebb is a DBTech féle nextcloud telepítés. Végig ezt próbáltam megoldani mert a netre kiengedés ezzel a legegyszerűbb. És ha valakinek egyből sikerül mindenféle külön mókolás nélkül akkor tényleg szinte 15 perc alatt felállhat a bárhonnan elérhető nextcloud. Stigma: A te verziód a TDL videó alapján egyből működött, csak meg kellett csinálni a mariadb-s parancsokat. Miután az működött egyből próbáltam átültetni a dolgokat a DBTech féle verzióba. 
- 
			
			
- 
			
			  lovi27 addikt Nekem kicsit fura, hogy egy official előrecsomagolt telepítőnél, mint a Nextcloud miért az alig hozzáértő felhasználóra bíznak olyan használatot javító beállítást amit a finomhangolások ajánlanak. Ráadásul teszik ezt elszeparált, konténerbe zárt esetben. 
 Ha valóban nekünk kell biztos meg van rá a magyarázat, de egyelőre nem találom.  
- 
			
			  stigma addikt Hi, Virtualboxon holnap délután kipróbálom a leírásomat, mert ha nekem múltkor ment akkor most is kell mennie. 
 Sajnos a lesencrypt duckdns-t nem igérek, de a sima hálózatos elérést megnézem neked, mert mennie kell.opcache-t meg élesben ki fogom próbálni, mert többségében 30-40GB-nyi képem van a NExtcloudban ami nem lenne rossz gyorsabban elérni, illetve ha már van 8GB-nyi ramom akkor töltse csak be oda   
- 
			
			  lovi27 addikt A cache dolgok általában memória műveleteket jelentenek, így az opcache is a web oldallal kapcsolatban tarthat információkat a memóriában. Ezeket legközelebb nem fájlból, hanem a memóriából hívja be, ezért lesz gyorsabb a betöltődés. Ebből már következik, hogy nincs köze a pendrive-hoz, emiatt nem kell aggódnod. Örvendetes, hogy sikerült beüzemelned a Nextcloudot, de az még aggasztó, hogy ehhez két leírás és manuális belenyúlás is kellett (nem a Nextcloud finomhangolására gondoltam). 
 Bele merné vágni, meg tudnád ismételni a telepítést?
- 
			
			  3800+ őstag Üdv! Hosszas küzdelem után teljes funkcionalitását élvezhetem a nextcloudnak. A probléma onnan kezdődött, hogy a telepítés során valamiért nem jöttek létre bizonyos fájlok, amiket kézzel kellett létrehoznom és így működött az első belépés. Lényegében a DBTech féle telepítéssel, de Stigma kolléga telepítési mappáiból ezt-azt átmásolva sikerült megoldani a dolgokat. Ami feltűnt első körben, hogy tegnap valami beakasztotta a CPU terhelést 25-30%-ra. A nextcloud konténer restartolása után megszűnt a dolog. Engedélyeztem az opcache-t és lényegesebb javult a sebesség a webes felületen, főleg az előnézetek betöltése. Esetleg abban tudna valaki segíteni, hogy az opcache esetén a cache-t hova írja/tölti? Csak mert pen drive-ról fut a rendszer, eleve véges a tárhely... 
- 
			
			  iff senior tag [Ezt] találtam, nem tudom mennyire kivitelezhető OMV4-en. Ez is hasznos lehet.  
 Nem próbáltam!
- 
			
			  lovi27 addikt válasz  szpeti40
							
							
								#12990
							
							üzenetére szpeti40
							
							
								#12990
							
							üzenetéreSzemre ez is rendben van.  
 Látom mindenre gondoltál, csak a megjegyezhetetlen link helyett inkábbUPS monitorozása Grafanával OMV4 alatt valahogy így kellett volna. A fórumon gyakran használt szavakat (OMV, v4, Monitor) nem célszerű a kereső szavak közé tenni, mert túl sok találat lesz rájuk. Lehet, ez nem így van! Arra azért kíváncsi leszek hányan fogják megcsinálni vagy legalább kipróbálni. Neked erős hardveren fut a szerver, amit az otthoni NAS-t üzemeltetők többsége nem mondhat el. És nincs is rá szükség. A szűkös erőforrást meg nem biztos, hogy csicsára érdemes pazarolni. 
 De az érdemedből ez nem von le semmit!Azt még a leírásba bele kéne tenni, hogy ez a megoldás milyen UPS-el működik együtt. Kinek érdemes elgondolkodni a használatán. 
 És egy apróság - az első oldalon azt a csúnya laptörést szüntesd már meg.
- 
			
			  lovi27 addikt válasz  tradeelek11
							
							
								#12988
							
							üzenetére tradeelek11
							
							
								#12988
							
							üzenetéreItt nagyobb eséllyel kapsz választ: WLAN, WiFi, vezeték nélküli hálózat 
- 
			
			  tradeelek11 Topikgazda Lenne egy elméleti kérdésem, nagyon érdekelne a véleményetek. Jelenleg az itthoni router-lan-wifi hálózatom egy Asus MESH-en van. 
 Ezt folyamatosan, első körben a routert most hétvégén, le cserélem
 Ubiquiti-re.
 OpenVPN-t nem szerverként szeretném futtatni,
 hanem előfizetéssel csak "kimenő" irányba.
 Arra rájöttem ,hogy ilyenkor nem az OpenVPN servert, hanem a clientet
 kell telepíteni.
 A szolgáltatóm tudja is az Open VPN protokollt.
 Az routerben is betudom állítani, (mindent is tud ) )
 illetve van dockerben is OpenVPN client pl.:
 https://github.com/dperson/openvpn-client/Hova érdemesebb telepíteni router-re vagy dockerbe? Ui: a Ubiquiti vezérlő szoftvere dockerre lesz feltéve   
 https://hub.docker.com/r/linuxserver/unifi-controller
- 
			
			  lovi27 addikt válasz  szpeti40
							
							
								#12984
							
							üzenetére szpeti40
							
							
								#12984
							
							üzenetéreSzép munka és jól követhető. Gratulálok! A jóságáról majd az mondjon véleményt akinek van hozzávaló UPS-e és végigcsinálja. 
 Viszont azt se hallgasd el, hogy ez a leírás az OMV4-hez készült.Célszerűbb lenne az ilyen velős leírásokat felhőbe, például a pastebin-re tenni, mert ott utólag is szerkeszthető. Így a hibajavítás vagy módosítás utólag is elvégezhető. 
 Ide meg elég a link és a fotó.
- 
			
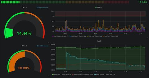
			UPS monitorozása Grafanával, hogy ilyen szép grafikonjaink legyenek: Források: 
 https://blog.linuxserver.io/2017/11/25/how-to-monitor-your-server-using-grafana-influxdb-and-telegraf/
 https://github.com/vkorobov/ups-telegraf
 https://grafana.com/grafana/dashboards/10482Programok: 
 NUT - UPS kezelése USB-n keresztül
 Telegraf - adatok megszerzése
 InfluxDB - szerzett adatok tárolása
 Grafana - szerzett adatok megjelenítéseInfluxDB Docker install: influxdb: image: influxdb:latest container_name: influxdb ports: - 8086:8086 volumes: - /opt/appdata/influxdb:/var/lib/influxdb restart: always Grafana Docker install: grafana: image: grafana/grafana container_name: grafana ports: - 3001:3000 volumes: - /opt/appdata/grafana:/var/lib/grafana restart: always Telegraf telepítés OMV cli (érdemes ssh-n csinálni, a kódok másolása miatt): 1. curl -sL https://repos.influxdata.com/influxdb.key | sudo apt-key add -
 2.echo "deb https://repos.influxdata.com/debian stretch stable" | sudo tee /etc/apt/sources.list.d/influxdb.list
 3.sudo apt update && sudo apt install telegrafTelegraf futásának ellenőrzése: systemctl status telegraf -lLétrehozzuk a getUpsData.py filet EZ alapján. Én a /etc/nutmappában hoztam létre. Csak ctrl + c, ctrl + v a linkről. Ő fogja a nut adatait InfluxDB által emészthető formára hozni.
 Csak acmd="upsc ups"sort kell módosítani a saját UPS-ünk elérési nevére, amit azupsc -lparanccsal kapsz meg. Nálam ez így néz ki:root@PetiNas:/# upsc -lInit SSL without certificate databaseeaton5eSzóval nálam így néz ki az a sor: cmd="upsc eaton5e"Futási jog adása a file-nak: chmod a+x getUpsData.py
 Teszt gyanánt futtassuk a mappán belül:./getUpsData.py
 Itt látjuk az adatokat kiírva InfluxDB formában.Kiegészítjük a Telegraf konfig végét ( /etc/telegraf/telegraf.conf) a következő sorral értelemszerűen behelyettesítve:[[inputs.exec]] commands = ["/path/to/getUpsData.py"] timeout = "5s" data_format = "influx" Nálam ugye így néz ki: [[inputs.exec]] commands = ["/etc/nut/getUpsData.py"] timeout = "5s" data_format = "influx" Telegraf újraindítás és futás ellenőrzés: systemctl restart telegraf systemctl status telegraf -lGrafanába belépünk böngészőből a http://nasip:3000-es címen admin/admin párossal.
 Majd: Settings -> Data Sources -> Add data source, kiválasztjuk az InfluxDB-t és beállítjuk így: InfluxDB felhasználó/jelszó: root/root 
 És mentünk.Majd Grafana -> Plusz jel -> Import, és ha az ITT található 10482ID-t adjuk meg, akkor néhány adat nem jelenik meg egyáltalán, de ha készítünk az asztalon egyvalami.JSONfilet amibe bemásoljuk ezt: https://pastebin.com/c3bYL5DH, és aztán ezt a file-t importáljuk Grafanában, akkor már helyesen fognak az adatok megjelenni az első képen látható módon.
- 
			
			  3800+ őstag Sziasztok! Csak általánosan kérdezném, mert itt biztosan tájékozottabbak vagytok a témában, a duckdns+letsencrypt párosítás mennyire biztonságos? Úgyértem mekkora a valós, reális, életszerű fenyegetettség ha a nextcloud ezekkel fut? 
- 
			
			  lovi27 addikt válasz  _Smooth
							
							
								#12976
							
							üzenetére _Smooth
							
							
								#12976
							
							üzenetéreLehet, hogy akkor valami beavatkozást igényel, de ebben nem tudok segíteni. 
 Van RAID fórum. Mondd el nekik milyen RAID, Linux, letöltés közben, villanyoltás és biztosan tudnak jobb tanácsot adni. A lényeg ne add fel, van remény!
- 
			
			  TCr veterán válasz  lovi27
							
							
								#12975
							
							üzenetére lovi27
							
							
								#12975
							
							üzenetéreEgy szóval nem mondtam, hogy az OMV hibája, de mivel user error sem volt a történetben, így sajnos számomra a továbbiakban vállalhatatlan. 
 Pedig tetszett, tényleg.
 Köszönöm mindenkinek a sok segítséget.  
 Xpenology vonalon megyek tovább, de itt maradok read-only módban, hátha ragad rám ez-az.  
- 
			
			  _Smooth senior tag válasz  lovi27
							
							
								#12973
							
							üzenetére lovi27
							
							
								#12973
							
							üzenetéreHát valóban nem kellene. Sajnos többször fordult már elő, hogy váratlanul elment az áram (vagy ugyanígy a fi-relé miatt, vagy a házban/környéken áramszünet). 
 Sose volt még gond. Amint visszajött, a gép feléledt és ment minden tovább.
 most megnéztem az /etc/fstab tartalmát is:# >>> [openmediavault]FILMEK1 (szintén 2×2TB WD) és az USB-s MyBook megvannak.
 /dev/disk/by-label/FILMEK1 /srv/dev-disk-by-label-FILMEK1 ext4 defaults,nofail,user_xattr,noexec,usrjquota=aquota.user,grpjquota=aquota.group,jqfmt=vfsv0,acl 0$
 /dev/disk/by-id/usb-WD_My_Book_1140_5743415A4139343532313331-0:0-part1 /srv/dev-disk-by-id-usb-WD_My_Book_1140_5743415A4139343532313331-0-0-part1 ntfs defaults$
 /dev/disk/by-label/FILMEK2 /srv/dev-disk-by-label-FILMEK2 ext4 defaults,nofail,user_xattr,noexec,usrjquota=aquota.user,grpjquota=aquota.group,jqfmt=vfsv0,acl 0$
 # <<< [openmediavault]
 A FILMEK2-t nem találja.
 Tegnap este óta rá van dugva, ennyi idő alatt már csak visszaépült volna (korábbi hasonló eseteknél ez percek kérdése volt)
- 
			
			
- 
			
			  Asztee aktív tag válasz  Asztee
							
							
								#12971
							
							üzenetére Asztee
							
							
								#12971
							
							üzenetéreNa ezt is sikerült megcsinálni !  (legalább is ideiglenesen ,mert nem tudom ,hogy mit csináltam... (legalább is ideiglenesen ,mert nem tudom ,hogy mit csináltam... ) Az van ugyanis ,hogy amikor a "távoli csatolás"-sal hozzá akarom adni a hálózati vinyót ,akkor ott alul van egy olyan sor ,hogy "opciók" ,ami előre ki is van töltve : "_netdev,iocharset=utf8,vers=3.0,nofail" . Ezen én csak a "vers"-t változtattam meg "1.0"-ra,mert azt tudtam ,hogy az a jó ,de a többiről nem igazán tudom ,hogy mi az (na jó a charset-et azt sejtem ) Az van ugyanis ,hogy amikor a "távoli csatolás"-sal hozzá akarom adni a hálózati vinyót ,akkor ott alul van egy olyan sor ,hogy "opciók" ,ami előre ki is van töltve : "_netdev,iocharset=utf8,vers=3.0,nofail" . Ezen én csak a "vers"-t változtattam meg "1.0"-ra,mert azt tudtam ,hogy az a jó ,de a többiről nem igazán tudom ,hogy mi az (na jó a charset-et azt sejtem ) és ez így nem volt jó ,mert hibaüzit kaptam , de utána kitöröltem a "sallangot" és csak a "ver=1.0"-t hagytam meg és utána nem volt hibaüzi. Szóval nem tudom mitcsináltam ,de úgy néz ki hogy most jó. ) és ez így nem volt jó ,mert hibaüzit kaptam , de utána kitöröltem a "sallangot" és csak a "ver=1.0"-t hagytam meg és utána nem volt hibaüzi. Szóval nem tudom mitcsináltam ,de úgy néz ki hogy most jó.  
- 
			
			  lovi27 addikt válasz  _Smooth
							
							
								#12970
							
							üzenetére _Smooth
							
							
								#12970
							
							üzenetéreEttől nem szabadna az egésznek tönkremennie. Sosem szabad villanyt oltani (milyen értelmetlennek tűnő kifejezés, pedig minden magyar azonnal tudja mire gondolunk ![;]](//cdn.rios.hu/dl/s/v1.gif) ), ),
 mert akkor nincs ideje a rendszernek a memóriából elmenteni a dolgokat.Szerintem ezzel valamilyen módon kellett számolni a RAID tervezőinek, ezért arra gondolok, hogy ilyenkor újra kell építeni a tömböt, ami akár órákba is telhet és ezt nem várjátok ki. 
 Nem lehet erről szó? De egy raides tudna biztosabbat mondani.
- 
			
			  Asztee aktív tag Az OMV4-gyel működött. Itt is kellene szerintem azzal a "remote mount"-tal csak erre is hibát dob, valami hasonlót ,mint az előbb is. Az fstab-bal van valami problémája.   
 Az egyébként normális hogyha puttyal lépek be a rendszerbe ott a /sharedfolders könyvtár teljesen üres ,pedig már csináltam pár megosztást és a Win is látja samba-val.  
- 
			
			  lovi27 addikt válasz  Asztee
							
							
								#12968
							
							üzenetére Asztee
							
							
								#12968
							
							üzenetéreNem hálózatos csatolásról, hanem egyszerű USB-re csatlakoztatásról írtam!!! 
 És így ahogy akarod már működött vagy most próbálod először?Látom már, a WD MyCloud egy speciális megoldás, másik kávéház. 
 Itt egy lehetséges megoldás: How to Mount WD MyCloud on Ubuntu
- 
			
			  Asztee aktív tag válasz  lovi27
							
							
								#12964
							
							üzenetére lovi27
							
							
								#12964
							
							üzenetéreNem a swap-et akarom csatolni ,csak zárójelben megjegyeztem ,hogy annak is ugyan az a státusza mint a frissen rádugott 2 HDD-mnek. A WD nem jelenik meg a lemezeknél ,de az nem is helyi lemez ,hanem hálózati. Vagy akkor is meg kellene !? Azt most a "távoli csatolás"-sal próbálom,de még kéreti magát. 
- 
			
			  lovi27 addikt válasz  Asztee
							
							
								#12959
							
							üzenetére Asztee
							
							
								#12959
							
							üzenetéreKicsit elkülönítve tedd be a hibaüzenetet, mert alig lehet követni melyik a hozzászólásod és melyik az üzenet. Ha jól látom a swap-pet akarod csatolni, de miért? Az a rendszer része, ne foglalkozz vele. Hagyd hogy ő intézze. Az úgy jó. 
 A WD MyCloud meg se jelent a lemezeknél mikor rádugtad?Látom, közben sikerült. 
- 
			
			
- 
			
			  stigma addikt válasz  Asztee
							
							
								#12959
							
							üzenetére Asztee
							
							
								#12959
							
							üzenetéreHi, swap-ot hagyhatod, rendszer hozta létre. Telepítéskor nem volt rákötve a HDD , hanem telepítés után dugtad csak rá ugye? 
 Amúgy a disk ext4-ként volt régen formázva, és használva OMV4 alatt?
 Belső HDD vagy külső HDD?WD MyCloud: Ha ez egy új eszköz amit csak fel akarsz csatolni azelött OMV-vel formáznod kell és csak utána tudod felcsatolni. 
 Ilyen kérdésekben lovi27 fórumtárs a nyerő, várd meg mint mond, de nekem elsőre így ezek ugranak be.
 Én OMV4-hez OMV-vel ext4-re formázott WD Purple 6TB-ot használtam.
 Mikor 5-re áttértem NAST újrahúztam, semmi HDD nem volt benne, lefrissítettem és utána dugram rá és csatoltam.Amúgy én HDD címkenévre gyanakodom, valami nem jó ott. 
- 
			
			  lovi27 addikt Azért kérdeztem, mert ha nem sikerül életet lehelni bele javaslok egy másik megoldást, de látom stigma megint lefutotta a köröket, így várjuk meg mi lesz az eredménye. Ha sikerül örülsz, ha továbbra sem akkor visszatérünk rá. Azt nagyon jól gondolod, hogy ha a próbálkozások miatt bizonytalan állapotba kerül a rendszer, célszerű a kiinduláshoz visszatérni. Ahhoz nagyon kéne ismerni, hogy rendesen vissza tudjuk állítani. Gyorsabb és egyszerűbb a visszaállítás vagy esetleg az újratelepítés. 
- 
			
			  Asztee aktív tag válasz  stigma
							
							
								#12870
							
							üzenetére stigma
							
							
								#12870
							
							üzenetéreÁtpakoltam a HDD-imet az új redszerbe ,de valami nem stimmel.  Belépek a fájlrendszerek menübe és ott látom is ,hogy ott vannak ,de az "elérhető" oszlopban az van hogy "nem értelmezett" (a /dev/sda3 - swap -nál is ,nem tudom ez baj-e Belépek a fájlrendszerek menübe és ott látom is ,hogy ott vannak ,de az "elérhető" oszlopban az van hogy "nem értelmezett" (a /dev/sda3 - swap -nál is ,nem tudom ez baj-e ) és ha rámegyek ,hogy csatolás akkor kapok egy hibaüzenetet : ) és ha rámegyek ,hogy csatolás akkor kapok egy hibaüzenetet :
 Hiba #0: OMV\ExecException: Failed to execute command 'export PATH=/bin:/sbin:/usr/bin:/usr/sbin:/usr/local/bin:/usr/local/sbin; export LANG=C.UTF-8; omv-salt deploy run fstab 2>&1' with exit code '1': /usr/lib/python3/dist-packages/salt/utils/decorators/signature.py:31: DeprecationWarning: `formatargspec` is deprecated since Python 3.5. Use `signature` and the `Signature` object directly *salt.utils.args.get_function_argspec(original_function)
 Előtte már próbálkoztam a külső meghajtómat is felcsatolni (WD MyCloud) ,de azt sem engedte. Mi lehet a hiba ???  
 Köszi.
- 
			
			  lovi27 addikt 
- 
			
			  3800+ őstag válasz  stigma
							
							
								#12954
							
							üzenetére stigma
							
							
								#12954
							
							üzenetéreSzóval jó eséllyel ez sem oldja meg a problémámat. De a videó amit linkeltél talán igen.  Ott a mariadb-s parancsokat amit használ, simán puttyba pötyöghetem? Ott a mariadb-s parancsokat amit használ, simán puttyba pötyöghetem?Ami nem szimpi még hogy ha csak belső hálózatra telepítem akkor miért dobja ki hogy a kapcsolatom nem privát? Ha sikerül a letsencryptet telepíteni a leírásod alapján akkor már biztonságos lesz a kapcsolat? 
- 
			
			  stigma addikt 998-as adminként futtatva: 
 tulajdonos : root
 csoportok: usersAdott userrel (pl.: dockeruser) futtatva: PUID, vagy PGID 
 tulajdonos : dockeruser
 csoportok: usersÍrásomat most csak gyorsan lecsekkoltam, ebben nincs benn a ,,hozz létre új usert" , szóval beleteszem. 
 Nem kötelező újat létrehozni, minden mehet adminnal ha gondolod, de én inkább ezekre a feladatok másik usert hoztam létre, ezért van az írásban szereplő PUID=1000 és PGID=100
- 
			
			  3800+ őstag válasz  stigma
							
							
								#12951
							
							üzenetére stigma
							
							
								#12951
							
							üzenetéreJavítom majd ezeket a hibákat mindenképp! Lehet elírás, de szerintem a sok próbálkozásnál nem mindig írtam el. Az tuti hogy nem id user számokkal, hanem id admin számokkal dolgoztam, még ha a nextcloudos stacknél el is írtam legutóbb. Külön felhasználót valóban nem hoztam létre, a leírásodban ilyet nem láttam. De id admin számokkal akkor is működnie kellene, mert annak biztos van jogosultsága a mappákhoz. ACL-ben kik legyenek még bepipálva a telepítési mappákhoz? 
- 
			
			  stigma addikt Hi, most nézem a tegnapi privit és rosszul írtad ez az egyiket. Ha az elejétől a végéig elvivasod a elírom és értelmezed, akkor ha jól emlékszem kitérek arra hogy: 
 - docker-hez létrehozok az OMV-ben egy új felhasználót egyszerűség kedvéért legyen stigma vagy dockeruser.
 - id dockeruser vagy id stigma => általában ez visszadja a PUID=1000 és PGID=100-atEnnek a usernek (dockeruser vagy id stigma) kell jogának lenni a /configban megjelölt nextcloud és mariadb mappáphoz. Nextcloud-os részben te te véleglen PGID-nál 1000-et írtál. dctech féle verzióban ha "id admin" - t írsz akkor neki van 998 és 100-as azonosítója. 
 De akkor arra kell figyelned, hogy a root userednek legyen joga a mappához melyben futtatsz.
- 
			
			  3800+ őstag válasz  stigma
							
							
								#12949
							
							üzenetére stigma
							
							
								#12949
							
							üzenetéreKöszönöm, próbálkozom majd akkor ezzel, hátha. Van egy dolog ami most eszembe jutott. 
 Az általad leírt stacknél a PUID és PGID számokat én id admin alapján írtam be. De most nézem a linuxserver/nextcloud oldalán:
 to find yours useid useras below:
 Lehet ez a gond? id user paranccsal kiadott PUID,PGID adatokat kellene beírnom?
- 
			
			  stigma addikt Hi, próbáld meg ezt, ezzel 100%-ra kell, hogy menjen. 
 A felület OMV4 alatt készült még de semmi gond nincs vele.
 https://www.youtube.com/watch?v=PKsq7k2pwsI&t=629s1.lépés: mariadb feltelepít 
 2.lépés: videoban lévő custom.cnf + mysql root belépés + parancsokat amiket sorba kiad
 3. lépés: nextcloud telepítés
 4. lépés: belépésÉn azért nem értem, mert 1-2 hete hétvégén hogy telepítettem a leírásom alapján nekem pöccre ment és nem kellett szórakoznom az adatbázisos kreálással, csak tudtommal régi image esetén kellett. 
 Ahogy priviben beszéltünk a docker-compose fájlok rendben vannak/voltak.hétvégén lesz időm foglalkozni vele, akkor virtualban újra feltelepítem step by step, de a duckdns féle letsencrypt-et egyenlőre én hanyagolom. 
- 
			
			  3800+ őstag válasz  lovi27
							
							
								#12947
							
							üzenetére lovi27
							
							
								#12947
							
							üzenetéreSzia! Köszönöm a kérdésed, sajnos nem. A DBTech féle videó alapján települ minden, de nem tudok belépni a nextcloud első felületén ezt a hibát dobja: SQLSTATE [HY000] [2006] MySQL server has gone away 
 A config fájlt szerkesztettem mindenféleképpen, a videóban látottak és stigma kolléga tanácsainak megfelelően, de valami baj van a mysql-el.Tegnap megpróbáltam csak helyi hálózaton megoldani, először mariadb telepítés és utána nextcloud, stigma leírása alapján. Erre a nextcloud admin kreálós oldalán ezt a hibát dobja miután kitöltöm az adatokat: SQLSTATE[HY000] [1045] Access denied for user 'nextcloud'@'172.17.0.1' (using password: YES) Szerintem az is baj lehet, hogy a sok telepítés, törlés, módosítgatás miatt megkavarodik a rendszer agya. A stigma féle verziónál egyébként a mariadb és a nextcloud log sem dob semmi hibát. Valamiért még sem jutok tovább az admin kreálós felületen. Elvileg a DBTech verziónál nem megfelelő a duckdns használata, de tekintve hogy helyi hálózaton se tudom működésre bírni így nem költenék rendes domainra, mert jó eséllyel azzal sem tudnám ezeket a hibákat kibogózni. Az egész nextcloudos szívás előtt csináltam egy backupot OMV-ről, lehet nyomni kéne egy visszaállítást, hogy z rendszer partíció visszaálljon a próbálkozások előtti állapotba és így nekiállni... de azt sem tudom hogy kell. A backup pluginnal csináltam egy dd verziójú backup-ot, de hogy azt hogy tudom felhasználni visszaállításra azt sem tudom... Szóval így állok a nextclouddal.  
- 
			
			  Tarokk79 aktív tag válasz  lovi27
							
							
								#12945
							
							üzenetére lovi27
							
							
								#12945
							
							üzenetéreHát a belépésekből ezt látom: reboot system boot 5.5.0-0.bpo.2-am Sun Jun 14 23:09 still runningreboot system boot 5.5.0-0.bpo.2-am Thu May 21 08:02 still runningA syslog.2 vége: Jun 14 00:00:03 omv systemd[1]: Starting Rotate log files...
 A syslog.1 eleje:Jun 14 23:09:27 omv kernel: [ 13.869568] br-2dc811e5a975: port 9(veth75e865a) entered blocking state
 Szóval valószínűleg elveszett a log . De úgy néz ki, hogy 14-én 23 óra előtt váratlanul megállt. . De úgy néz ki, hogy 14-én 23 óra előtt váratlanul megállt.
- 
			
			  lovi27 addikt válasz  Tarokk79
							
							
								#12943
							
							üzenetére Tarokk79
							
							
								#12943
							
							üzenetéreA Linux a /var/log könyvtárban gyűjti a különböző log fájlokat, de ahogy gondolod is a váratlan, nem szabályos leállásokat nincs ideje bejegyezni. Ha amiatt utána lesz egy újraindulás akkor annak az idejéből esetleg lehet következtetni az okra (akkor volt a vihar). 
 Erre használható a last -x parancs.
 Például a csak újraindulásokat a last reboot | less parancs írja ki. Kilépés a Q billentyűvel!!
- 
			
			  _Smooth senior tag Sziasztok, áramszünetből visszatérve két raid tömbből az egyiket nem látja OMV. 
 Tudnátok segíteni a hibakeresésben/megoldásban?
 Bootolás közben, ha csak ez a tömb volt rádugva, akkor be se lépett OMV-be, csak kiírta a végén, hogy security módba kerültem, nyomjak ctrl+d-t
 Ha jól emlékszem, talán a fájlrendszer ellenőrzése volt sikertelen.
 OMV gui-n se tudom bekerestetni. A másikat utólagos rádugva, bekeresve megtalálja.
- 
			
			  Tarokk79 aktív tag Sziasztok, Ha leállt az OMV5, akkor esetleg melyik logból tudhatnám meg, hogy miért  ? Bár lehet a nagy viharban volt áram kimaradás és azért és ez akkor úgysem fog a logokban szereplni(?). ? Bár lehet a nagy viharban volt áram kimaradás és azért és ez akkor úgysem fog a logokban szereplni(?).Előre is kösz! 
- 
			
			  lovi27 addikt Igen, egy előre összeállított sablont kell kitölteni. 
 Abba az irányba kéne elmenni a hozzászólásokban, ahol megadjuk a megbízható forrást és felhívjuk a figyelmet az esetleges buktatókra, nehézségekre. Kevés értelme van a nehezen követhető, hosszú, de valójában a forrást ismétlő bemutatóknak. A forrásnál elmagyarázva meg van adva a felhasználó rendszere szerint módosítandó változók. Legfeljebb a nyelvi nehézségek miatt a fontosabbakhoz érdemes lehet magyarázatot fűzni.
- 
			
			  stigma addikt válasz  bisti79
							
							
								#12940
							
							üzenetére bisti79
							
							
								#12940
							
							üzenetéreDe gratula, hogy működik és összehoztad. Addig én sem szerettem amíg nem volt 8-10 konténerem, melyet össze kellett "kattingatni". 
 Így azért jóval gyorsabb, de kinek mi a kényelmes, valakinek a parancssor, ahol csak a fájlt létrehozod és futtatotd ( nano docker-compose.yml és docker-compose up -d)
- 
			
			  stigma addikt válasz  bisti79
							
							
								#12938
							
							üzenetére bisti79
							
							
								#12938
							
							üzenetéreHi, akár Portainerben simán a stack menüpontban => add stackként is beletehetted volna, lehet hogy gyorsabb lett volna. Azért 1 fontos dolog van, mégpedig az alábbi: INTERFACE=eth0 #optional
 With bridge networking, leave it as eth0 (or don't include at all), if host or macvlan, set it to your host's network interface, found by runningifconfigNálam mondjuk nem eth0 az ethernet neve, lehet majd késöbb kipróbálom - vagy ahogy írja lehet ki is hagyhatom - viszont ha host vagy más hálózatot használok (macvlan) akkor oda mást kell írni. 
- 
			
			  bisti79 tag válasz  bisti79
							
							
								#12930
							
							üzenetére bisti79
							
							
								#12930
							
							üzenetéreNa, szerintem nyomon vagyok... 
 Azt tudja-e valaki, hogy ebben az új dockerben konténer-beállításnál hova kell írni az extra argomentumokat? Mert a omw 4-esben nem volt egy nagy kaland, de ebben nem találom (lehet én vagyok a láma...), és be kellene írnom, hogy: --cap-add=NET_ADMIN... Csak szerintem rossz helyen próbáltam eddig...
- 
			
			  bisti79 tag Sziasztok! 
 OMV 5-höz van-e valakinek valami bombabiztos openvpn megoldása konténerbe? 4-esen használtam (szintén konténerben ugyanezzel a vassal), de az 5-össel nincs szerencsém. Szépen feltelepedik, meg minden, de amikor adminként szeretnék bejelentkezni valami lejárt hitelesítési idővel szétdobja a lábát... Hogy még érdekesebb legyen a dolog, userként simán beenged. Ötlet?
- 
			
			  3800+ őstag Sziasztok! Az alábbi portainer log-ra van valakinek ötlete esetleg? 
 2020-06-14 13:33:29 28 [Warning] Aborted connection 28 to db: 'unconnected' user: 'unauthenticated' host: '172.21.0.5' (This connection closed normally without authentication)Nextcloud indító oldalán is kidob hibával, hogy mysql server has gone away. Lényegében mintha a mariadb nem fogadná azokat a belépő adatokat, amiket a docker compose fájlba megadtam. Ez mitől lehet? 
- 
			
			  stigma addikt Hát ez baromira érdekes...Múúlt hétvégén én így telepítettem, kimentettem a stack-et mint amit másoltam nektek is és nekem tökéletesen felment a Nextcloud 19-es verzió. Ugyanazt a hibaüzenetet kapom mit amit te is: 
 Error while trying to create admin user: Failed to connect to the database: An exception occurred in driver: SQLSTATE[HY000] [1045] Access denied for user 'nextcloud'@'172.17.0.1' (using password: YES)Bajom annyi, hogy annó mikor réges régen ezeket telepítettük voltak lépések melyeket én kihagytam, mert úgy olvastam, hogy a 1,5 év során ezeket nem kell végigjátszani. 
 Hát akkor lehet valami újítás van, de most kipróbálom dbtech-es verziót hátha megy.
- 
			
			  stigma addikt Hi, csak hogy még picit könnyítsek a dolgokon, kipróbálom én is igaz szerintem csak jövöhéten: 
 linuxserver\letsencrypt + a subdomain nevek helyett van egy felahsználóbarátabb megoldás :
 NGINX Proxy Manager : dbtechreview | github, |dockerhubEzzel a konténerrel a titkosítás szintugy beállítható + 1 kattintásra a szüskéges elérés is. 
- 
			
			  lovi27 addikt válasz  code1005
							
							
								#12914
							
							üzenetére code1005
							
							
								#12914
							
							üzenetéreÍgy van, az a normális állapot ha el van különítve a rendszer és az adat. 
 Ha egy drive-ot felcsatoltál, akkor a rajta lévő összes mappa megosztható lesz, de ne tegyél egyenlőséget a rendszer és egy adat meghajtó között. A rendszermappáknál egy normál felhasználónak nincs keresni valója. Arra van a rendszergazda (root).
 Azért úgy volna korrekt, ha előre elmondod, hogy a rendszermeghajtón nem tudsz mappát megosztani, mert akkor nem futnák felesleget köröket.A rendszermeghajtón a sharerootfs plugin telepítése után lehet mappát megosztani. 
- 
			
			  stigma addikt Hi ne kapkodj, mert nálam is sok hiba szokott lenni. 
 Első körben csak helyi hálól léőt csináld meg:
 - Linuxserver\mariadb
 - Linuxserver\nextcloudEzeket telepítsd fel és lépj be... 
 Eddigi próbálkozásaid úgy voltak hogy mindent felpakoltál (mariadb,nextlcoud, letsencrypt) majd úgy prbáltál belépni?
 Másik dbtech félve verzióval a duckdns esetén lehetnek anomáliák sajnos.
 Portokat melyet letsencrypt-nek nyit ki vannak nyitva?Először azért javaslom hogy csak a helyi hálós verziót telpítsd az én részemről, mert akkor sorban ki lehet zárni okokat mi miért van. 
 Letsencrypt féle verzióban te is duckdns-el próbálkozol?A hibát inkább priviben küld el nekem és 2 fele tudok válaszolni ha jó neked. 
- 
			
			  3800+ őstag válasz  stigma
							
							
								#12919
							
							üzenetére stigma
							
							
								#12919
							
							üzenetéreMa is próbálkoztam, de már a nextcloud első felületéig sem enged. A letsencryptben van a hiba, már le is töröltem, de azt írta hogy nem tudja elérni a domain-t. Amit tegnap még elért.... töröltem az image-ket is hogy teljesen tiszta telepítés legyen de mára már odaáig sem jutok el, hogy a nextcloudhoz megpróbáljak belépni. Elengedem ezt a sztorit, lehet egy OMV reinstallal tiszta lappal kezdhetném de annyit nem ér nekem. Azért jó lett volna ha sikerül, de ez van... 
- 
			
			  stigma addikt Hi, gugli elég sok mindent dob, de első körben akkor ezeket csekkold: 
 Ha az én variációmat csinálod meg, akkor:
 1. Mysql: A mysql mappának amit megadsz létrejönnek fájlok és mappák?
 Ezeknek a mappáknak kell a mysql mappádban lennie : Database, log és custom.cnf fájl
 Ha ezzel megvagy akkor a logot néz meg: Portainer => mysql neve melletti ikon
 Ott minden szépen le van írva, de szerintem hibára fut valami
 2. Nextcloud: a mappádban létre kell jönni több mappának, mint pl www, php, ngix, stb
 Itt szintuugy a Logot nét meg Portrainer-ben.dbtech féle verzió: 
 Itt a megadott /var/www/html mappán bellül kell asszem egy nextcloud mappának lenni és ott fájloknak.
- 
			
			  stigma addikt válasz  code1005
							
							
								#12914
							
							üzenetére code1005
							
							
								#12914
							
							üzenetéreHi. bocs hogy kötöszködni fogok, de sda1-es root/indító particióra miért bármilyen filmet adatot menteni? 
 A Filmek, sorozoatko, backup minden küldön HDD-n javasolt.
 Én a helyedben azt csinálnám, hogy a külön HDD-re tennék egy mappa alá minden megosztandó dlnaképes mappás amit látni akarsz.
 Omv-vel meg megosztanád majd smb/cifs-ben is megtennéd a kellő lépéseket és dockerben kb 10 perc konfigurálással ezt mappát megosztod és akkor minden TV,teblet akármilyen eszköz látná 100%ra biztosan.
- 
			
			  stigma addikt Hi, tegnap este felóról írtam, így most már géphez ülve egyszerűbb, leírom mert nagy különbsségek vannak a konfigurálással: dbtech alapján: 
 data folder: /var/www/html/data
 MYSQL/Mariadb
 nextcloud
 MySQL password
 nextcloud
 db (itt ugye localhost volt)Nálam így néz ki a konfigurálás: 
 data folder: /data
 MYSQL/Mariadb
 nextcloud
 MySQL password
 nextcloud
 NASIP:3306 tehát mondjuk 192.168.50.12:3306dbtech mint látod mindent a /var/www/html alá telepít, PGID és PIUD nem ad meg tehát rootként futattja. 
 Nálam más helyre telepíted mindkettöt és sajnát docker felhasználóvel teszed mindezt.
 Itt ha lefuttatod a mysql-t és Nextcloud-ot akkor mindkét megadott volumes mappában már lennie kell fájloknak. Ha nincsenek akkor jogosultság gondod lesz.
- 
			
			  code1005 senior tag válasz  code1005
							
							
								#12913
							
							üzenetére code1005
							
							
								#12913
							
							üzenetéreAz indító partícióról nem hagy mappát tallózni.  
 Tehát ami az sda1-en van az láthatatlan a dlna számára, illetve bármi számára mert egy megosztott mappát sem lehet tallózni egy "sima" smb/cifs megosztáshoz sem. Ez leteszteltem egy vbox géppel is, létre kell hozni egy új partíciót (akár sdb1) és ott lehet tallózni.
- 
			
			  code1005 senior tag 
- 
			
			  stigma addikt Hi, ami kimaradt és nekem egyértelműl volt: 
 Myqsl-t választottad, /data volt odairva alá ugye?Más most nem jut eszembe, de hasonlót hibát már én is kaptam, de azon gondolkodom hogy a jelszó amit alulrw beirsz, nem e rossz, vagy épp lehet rossz változót irtam oda. 
 Az biztos hogy a mysql esetén ha jól emlékszem nem a mysql root jelszót kell megadni, hanem a másikat amit írtam.
- 
			
			  3800+ őstag Eljutok a nextcloud felületre, és mikor az első oldalon végeznék ezt az üzenetet dobja: 
 Error while trying to create admin user: Failed to connect to the database: An exception occurred in driver: SQLSTATE[HY000] [2006] MySQL server has gone awaya MariaDB log pedig: [Warning] Aborted connection 8 to db: 'unconnected' user: 'unauthenticated' host: '172.21.0.5' (This connection closed normally without authentication), Valami a mysql-el lehet. 
- 
			
			  lovi27 addikt válasz  Tarokk79
							
							
								#12901
							
							üzenetére Tarokk79
							
							
								#12901
							
							üzenetéreAz Energiagazdálkodás menüben van a Bekapcsoló gomb funkció, ahol megadható mi történjen vele. Ennyi lehetőség van. Ha az alaplapod vagy a ház támogatja a LED-ek kapcsolgatását, akkor a Használati Utasításban nézd meg mi kell hozzá, milyen jelet kíván és utána lehet keresni megoldást rá. 
- 
			
			  3800+ őstag válasz  stigma
							
							
								#12906
							
							üzenetére stigma
							
							
								#12906
							
							üzenetéreNem tudom még bele sem kezdtem a folyamatban, a leírás alapján forwardolni kell és itt akadtam el.  A NAT be van kapcsolva hiszen a router is ezt írja: A NAT be van kapcsolva hiszen a router is ezt írja:
 Make sure the nat is enable if you want the Virtual Servers configuration take effectA WAN IP megegyezik igen. Próbáljam forward nélkül? Szerk: Sikerült, a router web management control-ban átállítottam a portot. Ott is 80 volt, ezért nem engedte forwardolni.  
- 
			
			  stigma addikt Hi, de ha nem fowardolod igy is rwndben megy minden? 
 Ahogy néztem dbtech más konténert használt amit én,illetve http és https portokat mivel nem adtál meg ezért az alap 80:80 és 443:443 használja a konténer amiket nem kell szerintem forwardolni.
 Hogy miért nem enged forwardolni talán azért van mert natolva vagy ?
 Routeren belüli wan ip megegyezik azzal ami a whatismyip dob neked ?
- 
			
			
- 
			
			  stigma addikt válasz  code1005
							
							
								#12902
							
							üzenetére code1005
							
							
								#12902
							
							üzenetére(#12902) code1005 : Hát lehet jogosultság gond, amirt nem engedi, ilyesmivel még sosem próbálkoztam. 
 (#12903) 3800+
 A srác más konénert használ : jrcs/letsencrypt-nginx-proxy-companion
 Mi én meg Linuxserver\letsencrypt-etAz tuti ha dbtech videoját fogod így tenni akkor az OMV-t a 80-as portról mindenképp tedd ár bármi másra: pl: 81 vagy bármi másra. 
- 
			
			  Tarokk79 aktív tag Lehet OMV5 alatt szoftveresen a bekapcsológomb és a HDD LED-eket kikapcsolni? 
Új hozzászólás Aktív témák
Figyelem!
Megjelent a Debian 10-re épülő OMV 5 stabil kiadása.
Új telepítésre ez a verzió ajánlott.
- Packeta
- Ki, mit tud róla: xxlgsm
- Milyen alaplapot vegyek?
- Megtartotta Európában a 7500 mAh-t az Oppo
- Milyen routert?
- sziku69: Szólánc.
- Milyen asztali (teljes vagy fél-) gépet vegyek?
- Veszélyben az adataid? Gond van a WD népszerű HDD-ivel
- Milyen házat vegyek?
- Milyen billentyűzetet vegyek?
- További aktív témák...
- Nagyakkus! Dell Latitude 5430 i7-1255U 16GB 512GB 14" FHD 1 év garancia
- BESZÁMÍTÁS! Apple MacBook Pro 16 M4 Pro 48GB RAM 4TB SSD macbook garanciával hibátlan működéssel
- ÁRGARANCIA!Épített KomPhone i5 14400F 32/64GB RAM RTX 5060 Ti 8GB GAMER PC termékbeszámítással
- Új és régi konzolok Okosítása/Softmodoloása, és Szoftveres szintű javítása - RÉSZLETEK A LEÍRÁSBAN
- LG 55B4 - 55" OLED - 4K 120Hz 1ms - NVIDIA G-Sync - FreeSync Premium - HDMI 2.1 - PS5 és Xbox Ready
Állásajánlatok
Cég: NetGo.hu Kft.
Város: Gödöllő
Cég: PCMENTOR SZERVIZ KFT.
Város: Budapest
 
						
 
								 
							 
								 
							 
								 
  
								 
							 
  
							 
								
 
							 
								 )
 ) 
								 
 

 
								 
							 
							 
							 
								 
								 
							 (legalább is ideiglenesen ,mert nem tudom ,hogy mit csináltam...
 (legalább is ideiglenesen ,mert nem tudom ,hogy mit csináltam...  ) Az van ugyanis ,hogy amikor a "távoli csatolás"-sal hozzá akarom adni a hálózati vinyót ,akkor ott alul van egy olyan sor ,hogy "opciók" ,ami előre ki is van töltve : "_netdev,iocharset=utf8,vers=3.0,nofail" . Ezen én csak a "vers"-t változtattam meg "1.0"-ra,mert azt tudtam ,hogy az a jó ,de a többiről nem igazán tudom ,hogy mi az (na jó a charset-et azt sejtem
 ) Az van ugyanis ,hogy amikor a "távoli csatolás"-sal hozzá akarom adni a hálózati vinyót ,akkor ott alul van egy olyan sor ,hogy "opciók" ,ami előre ki is van töltve : "_netdev,iocharset=utf8,vers=3.0,nofail" . Ezen én csak a "vers"-t változtattam meg "1.0"-ra,mert azt tudtam ,hogy az a jó ,de a többiről nem igazán tudom ,hogy mi az (na jó a charset-et azt sejtem  
 ![;]](http://cdn.rios.hu/dl/s/v1.gif) ),
 ), 
  
							 
  Azt etc/fstab-ból töröltem az omv-s bejegyzést és újra csatoltam mindet és most jó. A WD MyCloud az egy egy vinyós NAS és azt hálózati meghajtóként akarom csatolni.
 Azt etc/fstab-ból töröltem az omv-s bejegyzést és újra csatoltam mindet és most jó. A WD MyCloud az egy egy vinyós NAS és azt hálózati meghajtóként akarom csatolni. Belépek a fájlrendszerek menübe és ott látom is ,hogy ott vannak ,de az "elérhető" oszlopban az van hogy "nem értelmezett" (a /dev/sda3 - swap -nál is ,nem tudom ez baj-e
 Belépek a fájlrendszerek menübe és ott látom is ,hogy ott vannak ,de az "elérhető" oszlopban az van hogy "nem értelmezett" (a /dev/sda3 - swap -nál is ,nem tudom ez baj-e  
							 
								 
							 
								 
							 
								 
								
 
							




