-
Fototrend
DIGI internet Gyakran Ismételt Kérdések
(Kattints az Összefoglaló kinyitása feliratra!)
Utolsó frissítés: 2024. február
Aktív témák
-
Sumi
aktív tag
válasz
MasterMark
#88499
üzenetére
Akkoris

-
Sumi
aktív tag
Meglepne ha barmilyen Ryzen ne birna 1gigat, plane vegpontkent.. en 1. gen i7-tel NAT-olok!!! siman 1gigat es routeolok csomagszuressel 3-4 gigat ket vlan kozott (pfsense fut rajta & 10gigabites kartyak van benne)
-
CirrMee
addikt
válasz
snyper990
#88496
üzenetére
Nézd, nem gáz, én is néztem már be sok, akár triviális dolgot is. Viszont itt:
1) segíteni akartak a legjobb tudomásuk szerint,Olyan módszert ajánlasz, amit nem egyszer megcáfoltak előtted, és még neked áll feljebb. Egyik okoskodónak sem jutott eszébe pl azt feszegetni, hogy a modern appok kicsit más feltételek alapján működnek (pl védett környezet), mint a FF/CLI, ami minden említett gépen tökéletesen tud mérni. Szintén senki nem óhajt azzal foglalkozni, hogy akár többlet terhelés jelent, akár kevesebbet, más szoftver akkor is jól mér.
Lehet hivatkozni arra, hogy "ha nálam jó, akkor a Te géped sz*r", csak ez ugyanolyan baromság, mint a WinME idejében a hardvert hibáztatni, holott a szoftvert (OS) barmolták el, nem kicsit.
2) magyarázattal senki az égvilágon nem tartozik Neked,
úgyhogy légy szíves kicsit válogasd meg a szavaid, mielőtt legközelebb a küldés gombra kattintasz...
Köszi szépen a többiek nevében is! Szép estét!Magyarázattal senki nem tartozik neked sem.
Szóval ha megkérhetlek: fogd vissza magad, és vagy építő jelleggel szólj hozzá, vagy adj olyan információkat a többieknek, aminek haszna is van. És ne háborogj, hogy ha valaki sokadszorra is megcáfol valamit, amiben eddig szentül hittél, hanem fogadd el, hogy ezt most benézted. Ott a kép, ha kell, küldök még párat, más gépekről is, aztán őrjöng tovább, hogy mert akkor is én... -
snyper990
őstag
válasz
CirrMee
#88488
üzenetére
"Az ismerősi kör nálam javíttatja a gépeket, azok cirka fele is ezt produkálja."
Ez, és a hangnem alapján kezd nálam kirajzolódni egy közös pont a történetben...
Nézd, nem gáz, én is néztem már be sok, akár triviális dolgot is. Viszont itt:
1) segíteni akartak a legjobb tudomásuk szerint,
2) magyarázattal senki az égvilágon nem tartozik Neked,
úgyhogy légy szíves kicsit válogasd meg a szavaid, mielőtt legközelebb a küldés gombra kattintasz...
Köszi szépen a többiek nevében is! Szép estét! -
TeeJay
félisten
válasz
kijan5
#88493
üzenetére
Egyre több helyen mászkálok a 18. kerületben ha szerelni hívnak ezt azt
Mindenhol látom már a bekötött DIGI FTTH kötődobozokat de még csak nálunk a panel telepen tudom hogy aktívan kötik is rá az előfizetőket. Gyanítom hamarosan mindenhol az lesz csak ugye kevés a szerelő, covid hátráltatja őket meg még ONT-re és anyagra is várni kell ehhez. A céljuk tutira az hogy felszámolni a régi FTTB hálózatot mert rengeteg pénzt buknak a sok áramdíjon illetve hogy 100-tól nagyobb netet alig pár előfizetőnek tudnak adni egy tömbben -
kijan5
csendes újonc
Üdv! Arról tudnátok esetleg infót adni, hogy onnantól, hogy egy lakótömb lépcsőházig behozza a DIGI az optikát, kb. mennyi idő múlva kezdi el bekötni a lakásokat? Nálunk decemberben váratlanul felraktak egy elosztót a lépcsőházba, és ott az optikai kábel is, de semmi többet nem lehet tudni. Azóta semmi mozgolódás.
-
CirrMee
addikt
válasz
viktorhu
#88489
üzenetére
Akkor ezzel megválaszoltad, tényleg kompatibilitási probléma lehet a ryzennel, vagy fogja valami a gépedet.
-Ryzen 2600X (oc 4.05GHz, 16Gb, nvme ssd)
-i7 2600k (oc 4.3GHz, 16Gb, ssd)
-i5 750 (oc 3.2GHz, 8Gb, ssd)
-laptop (valami i5 alapú Samu, konfig fejből nem ugrik be, 8Gb, ssd)
-több i5 6500 (4db) ismerősöknél (min. 8Gb, ssd)
-több Ryzen 2600 (5db), 2700 (4db) ismerősöknél (16Gb, ssd minimum).Kb ennyi azonnal összejött azokból a "problémás" konfigokból, amire tisztán emlékszem. Szóval az a fránya Ryzen...
-
viktorhu
veterán
-
CirrMee
addikt
válasz
MasterMark
#88487
üzenetére
Más gépén meg megy, szóval kizárásos alapon nálad fogja vissza valami.
Na akkor még egyszer: a más gépébe olyanok gépe is beletartozik, mind a páromé, szüleimé, akiknek szintén ugyanezt csinálja. Puff az elméletednek.
Az ismerősi kör nálam javíttatja a gépeket, azok cirka fele is ezt produkálja. Magyarázd már meg ezeket is, légy olyan kedves, és ne csak az egy szem saját gépet próbáld meg kimagyarázni.Illetve nem sikerült kimagyaráznod azt sem, hogy az appot mi tudja úgy visszafogni, hogy a jóval erőforrás igényesebb firefoxit meg "nem tudja".
-
Dragon3000
nagyúr
válasz
st3v3np3t3r
#88476
üzenetére
A speedtesten ugyanarra a szerverre mértél, mint a szelessav esetében? Ha igen, akkor is több mérést érdemes futtatni, mert lehet, hogy a szerver is ép le van terhelve, amikor a mérést végzed.
-
CirrMee
addikt
válasz
MasterMark
#88480
üzenetére
Valamilyen energiatakarékossági beállítás a gépen valószínűleg visszafogja.
Ahha.
Mindegyiken?
Pl Ryzen balanced a sajátomon, ahol min. CPU használat 90%...? Allcore 4.05GHz, fix órajellel? Érdekes lenne. -
CirrMee
addikt
válasz
Lasersailing
#88481
üzenetére
-App, FF (ha elég ehhez a gép), vagy CLI, ezekből az egyik nagy valószínűséggel jó lesz.
-Appot használd.
Az egyiket én írtam, a másikat meg nem.
Nincs mit... (lehet magyarázkodni, hogy nem azt akartam írni). -
MasterMark
titán
Nálam automatikusan méregeti óránként, hogy nehogy belassítsanak.

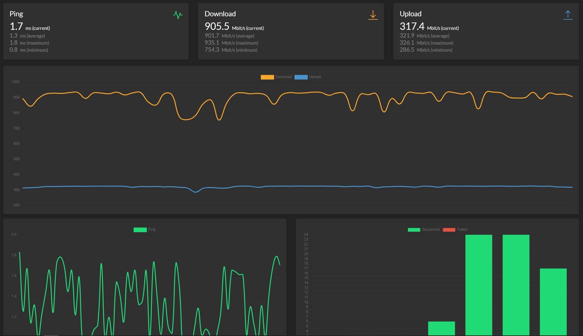
Speedtest-Tracker dokkerben fut, speedtest-cli-t használja. Jön az alert ha a garantált sebesség alatt van.
![;]](//cdn.rios.hu/dl/s/v1.gif)
-
TeeJay
félisten
válasz
CirrMee
#88479
üzenetére
Nekem van 3darab asztali gép, kettőben 4790K van, harmadikban i3-7100
Van laptopom i5-2540M
Van anyumnak Dell laptop i5 valamelyik skylake U proci
Mindenhol ahol jártam DIGI 1000-es netnél tökéletesen kimérte mindegyik
Windows 10 x64 Pro legújabbat rakom mindre
Böngészős mérésem mindig rosszabb és sokkal bizonytalanabb volt
Szóval nem tudom nálad milyen szoftver vagy mi fogja meg az alkalmazást de amúgy pont azért írták meg hogy ne a böngésző motorja/aktuális proci terhelése befolyásolja a mérést főleg 500+ megabit felett -
Lasersailing
senior tag
válasz
CirrMee
#88469
üzenetére
"Teszthez érdemes win-ből az alkalmazást feltelepíteni "speedtest". Én Chrome-ból tán még sose tudtam a gigabitet kimérni, alkalmazásból viszont általában megvan a 940 körüli érték."
Szerintem nem mondtam azt, hogy tuti biztos megoldás, csak javasoltam valamit, ami nálam működött, működik.
Szerintem én nem bántottam senkit. És én csak jóindulatból írtam amit írtam...
Mindenesetre most (csúcsidő) mértem chrome-ból 3-at (450-550) és 3-at az alkalmazásból (640-660).
De felőlem mindenki ott mér ahol akar. És én köszönöm annak aki ~9 hónapja javasolta nekem az alkalmazás telepítését!
Szerk:
és 88476:kérlek keress rá a tuti szóra. Nem nálam fogod előszőr megtalálni.
Kiszálltam.
-
CirrMee
addikt
válasz
TeeJay
#88477
üzenetére
PEdig nálad lesz a gond...
Szóval nálam sz*r, az ismerősöknél viszont jó, csak rosszul mér. Vagy hogyan gondoltad?
Nézd, ha egy erre való szoftvert úgy sikerül megírni, hogy ennyire retard módon összevissza mér, miközben minden más módon nagyjából a helyes értékeket dobálja (egymás után több dologgal is mérve), akkor ott az adott szoftver egy rakás sz*r, ha tetszik ha nem.
Ha ennyire képben vagy, magyarázd meg azt is, hogy egy jóval több erőforrást zabáló FF mérés miért mér helyesen, míg az applikáció meg csak szökő évente...
-
MasterMark
titán
válasz
st3v3np3t3r
#88476
üzenetére
Egy mérés nem mérés, ugyanazzal mérsz egymás után kétszer, simán lehet ekkor eltérés.
-
st3v3np3t3r
nagyúr
válasz
Lasersailing
#88458
üzenetére
-
CirrMee
addikt
válasz
oehlergabor
#88471
üzenetére
Tízből talán egyszer nekem is dob egy jó mérést a saját gépemen - de erre sem lehet azt mondani, hogy megbízható.
-
CirrMee
addikt
válasz
Dragon3000
#88470
üzenetére
Az a kérdés, hogy nálad mi fogja vissza az alkalmazást.
Illetve: mi fogja vissza nálam, a párom gépén, a szüleim gépein, ismerősök közül úgy 50% gépein. Ha két éves, ha frissen telepített win10 (max driverek), mind vásárolt, szóval totózhat, akinek kedve van az ilyesmihez.
-
Angel112
csendes tag
Sziasztok!tegnap vááltottam 1000es digi netre és utorrentezek.semmi változást nem látok.eddig 100as digi netem volt és ugyan ennyivel jött le mint most.vmi ötlet!előre is köszönöm
-
CirrMee
addikt
válasz
Lasersailing
#88458
üzenetére
-
Oldmobil
aktív tag
Sziasztok, mi a tapasztalat, hogy ha ott van az utcában a digi optika és társasház igényli a csatlakozást, akkor mennyi idő ennek az átfutása?
Vagy most nagyon el vannak foglalva a FTTB-FTTH átalakításokkal? -
the.odzsy
senior tag
válasz
st3v3np3t3r
#88463
üzenetére
Semmi probléma, nincs ok az aggodalomra!
-
Borisz76
nagyúr
válasz
Borisz76
#88460
üzenetére
PC1 - Ezen szól a rádió is....most is megy.
Packets: Sent = 6883, Received = 6835, Lost = 48 (0% loss),
Approximate round trip times in milli-seconds:
Minimum = 6ms, Maximum = 425ms, Average = 13msPC2
Packets: Sent = 6535, Received = 6485, Lost = 50 (0% loss),
Approximate round trip times in milli-seconds:
Minimum = 6ms, Maximum = 346ms, Average = 13msPC3
Packets: Sent = 6619, Received = 6581, Lost = 38 (0% loss),
Approximate round trip times in milli-seconds:
Minimum = 6ms, Maximum = 395ms, Average = 13msAzért így már jobb 3gépről , szűk 2 órán át ment.
-
the.odzsy
senior tag
válasz
st3v3np3t3r
#88457
üzenetére
Elnézést! A garantáltat kérdezte, az pedig 300/75 MBit. Ha az alatt van akkor bejelenthető hibára.
-
Borisz76
nagyúr
válasz
Borisz76
#88432
üzenetére
Gyorsak voltak.
Tegnap dél körül jelentettem a hibát.
Ma reggel hívott a szerelő 9 óra magasságában.
15 perc múlva nálam volt.
Az optikára rámért és stabil 5,2-s értéket mutatott.
Azt mondta, hogy ez teljesen jó 3-8 között jó az érték.
A mértékegységet nem tudom ....talán db. Ez most mindegy is.Kicserélte az ONT-ot.
Azóta 3 PC-ről megy a google szerver pingelése. Eredményeket később leírom majd mert most is fut még....
Ezek mellett az egyik PC-ről szól az online rádió is.
Eddig nem szakadt meg egyszer sem....pedig lassan 2 órája megy.
Az IP címem paradt publikus nem vagyok NAT-olva.
Microsoft Stor-ból letöltött Speedtest-el mértem mindhárom gépen.
Sebesség megvan mindenhol : Le 920-940 / fel 310-320Mondta a szerelő , hogy ritkán de előfordul, hogy maga az ONT hibás gyárilag. Nálam is ez lehetett.
Tesztelem....aztán megy vissza Bridge módba , hogy a saját Edgerouter 4-s készülékem vegye át a helyét.
Mindenkinek köszönöm a javaslatokat, észrevételeket !
-
norbi2010
őstag
Sziasztok!
Internetcsomag váltáshoz elég ez a meghatalmazás, ha édesapám nevén van az előfizetés(Internet+TV), illetve a lakás, de én intézem a váltást (tartózkodási helyem itt van, ha számít)?
-
mazda83
csendes tag
Üdv mindenkinek!
Digi 500 netünk van tavaly óta, előtte 200 volt. Szeretném megkérdezni,speedteszten mérve mekkora értéket kell mutatni,ami a garantált sebesség. 40-50 között szokott lenni ,a régebbi csomagnál volt 30-40.
Xiaomi ac2100 router van.
Előre is köszönöm -
Soma01
veterán
válasz
KutyiHU
#88453
üzenetére
Az optikai kábelt minimum addig kell vinni, ameddig a jelenlegi koax és utp kábel van. Ott lesz majd egy modem (ONT), aminek kell egy konnektor is. De ott válasz át a modemmel optikáról koaxra és utpre, ahol szeretnél. A lényeg, hogy utpt és koaxot osztani a modem (ONT) után tudsz csak.
-
KutyiHU
tag
Halihó! 10éve a klasszik pppoe netem van (jelenleg 100mbit)+ tv+ telefon. Becsöngetett ma a Digis! Közölte hogy 2 hét múlva jönnek a szerelők, és behúznak egy új kábelt, gondolom az optikait, kapok valami boxot, szupergyors 1000-res netem lesz, szebb lesz a képe a tévének stb.. Átkell az egész lakást kábelezni, vagy hogy működik ez?
-
MadMancs
veterán
Viszont úgy vettem észre digi továbbra is megtartja jó szokását hogy több hónapot számláz előre, ráadásul míg régebben számlánként lehetett választani melyiket fizetem be, most egybe van az egész. Jó február 28 a fizetési határidő, de szeretem tárgyhóban letudni a dolgokat, így viszont kénytelen voltam egyúttal februárit is kifizetni. Hab a tortán hogy FTTB 500at egy percig se használtam
1272 azt mondta fizessem be azt majd egyszer ha lesz másik számla, majd korrigálják. Van zavar az éterben.
-
zsolt_64
senior tag
válasz
cherubion08
#88449
üzenetére
Ez sajna nem ugyanaz, mert az üzletkötő kitapossa a központban a szerződést, mert erre kapja a jutalékot. De jelen esetemben ez automatikus. Még mindig nincs szerződésszámom sem. Az internet működik, de már félek hogy lekapcsolják. mindemellet a címím és telefondzámom is tudják, mert már megtaláltak.
-
-
MadMancs
veterán
válasz
CartmanLand0
#88446
üzenetére
Ha FTTH akkor nem kimondottan router, hanem ONT aminek vannak kezdetlegesen alap router funkciói is. Már ha olyat kapsz. Van amelyik korrekt, van amelyiken összesen 1db Ethernet port van. Sose tudni melyik kerül hozzád.
-
CartmanLand0
senior tag
Közben voltam bent személyesen, valóban nem kértek semmit sem. Anyitt mondott a hölgy, hogy a szerelő lehet kérheti a bérleti szerződést, de ez természetes. Nem tudom jól értettem e, valóban ad a Digi egy routert bekötéskor ? ilyesmit mondott az ügyintéző.
-
zsolt_64
senior tag
Valaki aki Inviteles átszerződő kapott már szerződést vagy számlát ?
Vagy könyörögni kell nekik hogy fizethessek ?
-
-
retroid
senior tag
Az a baj az se igaz... Már 1,5 éve mutat jobb netet, de mindig visszadobják azzal a dumával hogy nincs kiépitve a szükséges hálozati feltétel.......
Az a vicces hogy júliusba kötötték be a Digi-t a lépcsőházba, rá 1 hónapra a Telekom volt itt érdekes módon náluk már rég elérhető ténylegesen a gigabit...... -
-
retroid
senior tag
Csak rohadt bosszantó hogy x ezer forintot fizetekés minimális ráfizetéssel máshol sokkal gyorsabb netet kapok...
Arról nem is beszélve hogy az utóbbi fél évbe gyakoriak a több órás kimaradások és leállások is mint régebben..... -
-
retroid
senior tag
Tavaly nyáron voltak kint és a közeli lépcsőházakba húzták be az új modern net kábelt belértve az én lépcsőházamba is.
Azóta se kép se hang.....
Ebből tényleges gigabites net mikorra várható kb?
Mert ha mostanába nem akkor megyek a T hez náluk már 2gigabites van...... -
st3v3np3t3r
nagyúr
Napost. Bent voltunk a diginél, 22.-én délután jönnek átszerelni optikára.
-
Borisz76
nagyúr
Köszönöm a megerősítést.
Hívtam őket....szokásos 72 óra és ha nem találnak hibát, akkor 5000 Ft-m bánja....de a telefon vonal végén ülő férfi is megerősítette, hogy látja a szakadozást. Tegnap mobilról hívtam őket jó volt a hang minősége.
Ma a "vonalasról" csörögtem rájuk és mintha a vonal is szakadozott volna.....néha olyan darabos volt.Ha optikai hiba , akkor már csak az a kérdés, hogy hol ?!
Lehet nálam a ház előtt az oszlopon...esetleg a házon belül valahol.
Vagy az oszloptól messzebb egy másik kötési ponton.
Na ezt majd a szerelők megkeresik....remélem. -
Ma itt valamit nagyon csinál a Digi a házban. Három autóval szálltak ki és több emeleten is munkálkodnak. FTTH van régóta - de nincs kihúzva az ajtókig. Lehet az történik éppen?
-
Borisz76
nagyúr
válasz
4Grider
#88424
üzenetére
Köszönöm, megpróbálom a BIX-et pingelni.
Előzmények.
Annyi változott, hogy a Digi eszközét visszarakattam router módba.
ER4 most nem játszik, nincs bekötve.
Tehát a Digis cucc osztja az IP-ket és így ment a pingelés a google felé egész éjjel a PC-ről , parancssorban futtatva.Hirtelen ezt találtam :
Slug bejegyzése BIX pingeléséről.
Ezért most fut egy rs1.bix.hu pingelés fut a következő módon :
Parancssorból : ping -t rs1.bix.huMajd kiderül.
De amúgy az online rádió pár percenként elhallgat....
Próbáltam a rádió honlapjáról közvetlenül és a Microsoft Store alkalmazásból a RádióM-ból is. -
4Grider
félisten
válasz
Borisz76
#88423
üzenetére
Mivel a 8.8.8.8 terheléselosztott rendszer, így az icmp nem tuti.
A Fiberhome eszköz gondolom bridge módban van, a pc építi fel a pppoe kapcsolatot. Ha igen, akkor pingeld mondjuk a bix.hu-t. Ha ott is ennyi csomagvesztésed lesz, akkor az optika nem kóser nálad (pl. egyik hegesztés rossz, vagy kábeltörés van). -
Borisz76
nagyúr
Ez mennyire jó / rossz érték ?
Éjfél körül indítottam a PC-ről egy ping tesztet.
Most állítottam le....szűk 8 óra hosszán át ment.
Szolgáltatói eszköz dolgozik : FiberHome HG6544CPing statistics for 8.8.8.8:
Packets: Sent = 23293
Received = 22500
Lost = 793 (3% loss),
Approximate round trip times in milli-seconds:
Minimum = 5ms
Maximum = 302ms
Average = 15ms -
Thusor
őstag
válasz
MadMancs
#88416
üzenetére
Nyíregyházán elég meglepő volt a gyorsaság bekötés terén. Tegnap (szombat) weben keresztül megrendeltem az internet, tv és telefon csomagot. Ma (vasárnap) délelőtt már hívott az ügyfélszolgálat, hogy akár már hétfőn tudnának jönni bekötni. Végül péntekben maradtunk mert úgy tudok elszabadulni a munkából. Nem számítottam ilyen gyors ügyintézésre.
-
MadMancs
veterán
válasz
CartmanLand0
#88417
üzenetére
Mint ahogy the.odzsy írta van, szolgáltatásoknál nem jelölöd be telefon. De ha kéred akkor be tudod jelölni a csomagkedvezményt is ami úgy olcsóbb mint telefon nélkül. Ugyanúgy szolgáltatásoknál tudsz digi mobil sim et is kérni ha esetleg szükséged van rá. Ehhez nem kell csomag csak minimum 1 (tv vagy tel) szolgáltatás. Ami persze adott lesz hisz azért rendelsz.
-
the.odzsy
senior tag
válasz
CartmanLand0
#88417
üzenetére
Természetesen van. Ez internet:3100Ft+ tv: 3100 Ft. Olcsóbb ha a Digi nekem csomagot rendeled ez 5999 Ft, legfeljebb a telefont nem használod. Én is így használom. Mondjuk itt 1 éves a hűség, de lejárat után is ez az ár marad.
-
MadMancs
veterán
válasz
CartmanLand0
#88415
üzenetére
Persze. Igen itt. Bár többen írják hogy személyesen gyorsabb a dolog. Felénk weben is elég gyors volt. December 24 rendeltem meg, és most pénteken kötötték be.
-
MadMancs
veterán
válasz
CartmanLand0
#88413
üzenetére
Tőlem az égvilágon semmit nem kértek. Pedig weben megrendeléskor albérlet lett kipipálva.
-
CartmanLand0
senior tag
Sziasztok!
Most költöztem be első albérletembe, és szeretném beköttetni a Digi netet plusz TVt. Kérdésem, hogy vajon elég a bérleti szerződés ? 2 tanú aláírta, rendes hivatalos szerződés.
-
ekkold
őstag
válasz
E300TD
#88348
üzenetére
Nekem ezzel kapcsolatban az első amit ellenőriznék, hogy valós-e az email. Azaz tényleg volt-e ezt megelőzően telefonos értesítés, látható és ellenőrizhető telefonszámról? Biztos, hogy a szolgáltatótól jött a hívás, és az email?
Ha igen akkor vírus/trójai/kémprogram keresők futnak-e, adatbázisuk volt-e frissítve. Volt-e mostanában új szoftver telepítve? Kik telepíthetnek programokat? Jelszavak (routerben, oprendszerben, file szerverben/NAS-on stb...) rendszeresen cserélgetve vannak-e (ha nem akkor itt az alkalom ezt is bevezetni). -
Borisz76
nagyúr
válasz
st3v3np3t3r
#88410
üzenetére
Próbára jó....de , hogy az Edgerouter 4 is ugyanazokat a hibákat produkálja.....érdekes. És azért az egy elég jó routernek mondható.
Mindegy mert nem sokkal ezelőtt visszarakattam a szolgáltatói eszközt Bridge módból Router módba.
Valamint a központos hölgy is mondta , hogy látja a napi többszöri szakadást és újracsatlakozást....kérésemre ránézett a "vonalra".Szóval most itt vagyok és "belövöm" a szolgáltatói eszközt....
Tesztelem , próbálom. -
st3v3np3t3r
nagyúr
válasz
Borisz76
#88409
üzenetére
A TP-Link WR340GD egy ösrégi 10/100+g-Wifi router, a TP-Link WR1043ND v1 is egy ősrégi, de gigabites+n-es Wifi router. Ezektől a 10-13 éves routerektől nem kell csodát várni. Én kipróbálnám egy 2017-2020 között kiadott routerrel. Szerintem a net azért akad, mert az ösrégi hardver nem képes feldolgozni adatokat időben.
-
Borisz76
nagyúr
válasz
st3v3np3t3r
#88408
üzenetére
8 portos , és csak az ONT-Router között szakad.
Routerből kijövő UTP kábel megy a switch-be és onnan a patch panelba , ahonnan a szobákba az eszközökhöz.Belső hálón oszt IP címeket a router.
Fixálva van a NAS , DHCP-ből kapják a PC-k.PC-n indítok egy filmet , a NAS-ról olvassa az adatokat.
Megy a film , nincs akadás.
DE a net megszakad a gépeken és a telefonokon is.
Ebből az jön le nekem, hogy a router által kiosztott IP-k élnek és jegyzik is a NAS-ok, PC-k....a switch köztük megoldja a forgalmat.
De amint egy gépről a NET felé akarok kimenni.....böngészőből egy weboldalt megnézni.....,akkor sokszor nem tudok mert éppen akkor szakadt a kapcsolat az ONT és a router között.Újrakapcsolódik és onnantól kezdve megint megy a weboldal egy újratöltést követően.
-
funkygee
aktív tag
Sziasztok. UTP kábelen jön elvileg a gigabites netünk. Érdekes, hogy ha egy notit direktbe rádugok az utp-re, létrehozom a pppoe kapcsolatot, úgy a leglassabb a net (100/150kb.), a hálózati kapcsolatnál gigabitet ír. Aztán a routerre dugva a notit utpvel 350/250 kb ez előző mérés után kb 1 perccel. Ezekután wifin ennél lassabb valamivel. A router egy asus ac1200g+. Hogyan lehetne ezt a dolgot jobban körbejárni, hogy mondjuk ennek a gigabitnek legalább a közelébe lehessen kerülni. Egyszer egy szerelő azt mondta, sok a zaj a kábelekben. Egyébként cat5e van mindenhol.
-
4Grider
félisten
válasz
Borisz76
#88403
üzenetére
A routerek és az ont között gondolom egy db patch kábelt használsz (nincs fali szakasz) és ugyanazt a kábelt használtad a pc-vel történő teszteléskor is. Egy fázison vannak a hálózati eszközök?
2008 körül építettünk egy üzemcsarnokot, ahol a villanyszerelők építették - szintén igen lelkiismeretesen - cat5e hálózatot is. Azóta szopunk. Nem azt mondom, hogy nálatok is ennyi problémát jelenthet, de a hálózatépítés külön szakma. -
Borisz76
nagyúr
Sziasztok !
Lehet nem Digi-hez közhető a problémám de mivel ők szolgáltatnak ide is berakom :
-
TeeJay
félisten
válasz
MadMancs
#88385
üzenetére
Az a kis zsugor csőben fém merevítő az a hegesztett szál mereven tartásához kell, minden kötődobozban van egy zsacskóval
Kétlem hogy emiatt rendelnének optikai szűrőt és én sem találtam ilyet ami csak kifejezetten a TV szolgáltatást tudná szűrni a spektrumból
Komoly lenne az a kis cucc ami az 1550nm körüli spektrumot le tudja szűrni de a mellette lévőt meg átengedi, szerintem nettó hülyeséget mondott a szerelő hiszen ők is előtte hentesek meg benzinkutasok meg buszsofőrök voltak csak 2nap alatt megmutatták nekik hogy kell szálat hegeszteni és kész
Aktív témák
Olvasd el az összefoglalót!
Társtopikok:
● DIGI kábel TV
● DIGI Mobil
● DIGI műholdas TV
● DIGI vezetékes telefon
Router kérdésekkel ezekbe a topikokba fáradjatok!
● Milyen routert?
● Router gondok
- Gaming notebook topik
- PlayStation 5
- Philips LCD és LED TV-k
- exHWSW - Értünk mindenhez IS
- Milyen légkondit a lakásba?
- Nvidia GPU-k jövője - amit tudni vélünk
- Motorola Edge 50 Fusion - jó fogás
- alza vélemények - tapasztalatok
- Anglia - élmények, tapasztalatok
- Forradalomi előrelépésként jellemzi az NVIDIA a DLSS 5-öt
- További aktív témák...
- Bowers & Wilkins Dm 303 EISA díjas audiofil hangfal + Lcr 3 center
- Dell ReadyRails A6 1U Rail Kit R210, R210 II, Dx600G, stb. szerverekhez (JWFR6, W6XNW, YNG10)
- Kingston HyperX Fury 2x4GB 2133MHz DDR4 kit / Beszámítás OK! / Akciós Ár!
- Eladó Sony PlayStation 5 (Slim) 1TB Digital Edition 2026.12-ig garanciával!
- ASRock B250M-HDV / MSI B150 PC Mate
- ÁRGARANCIA! Épített KomPhone Ryzen 7 9800X3D 32/64GB RAM RTX 5090 32GB GAMER PC termékbeszámítással
- billentyűzetek - kiárusítás - Logitech, Corsair, ASUS
- ÁRGARANCIA!Épített KomPhone Ryzen 5 7500F 32/64GB RAM RTX 5070 12GB GAMER PC termékbeszámítással
- Telefon felvásárlás!! iPhone 11/iPhone 11 Pro/iPhone 11 Pro Max
- Eladó AORUS 15 X5LF RTX 4060 (140W), i5-12500H 16 GB DDR5 15,6" QHD (2560 1440) 165Hz Garancia
Állásajánlatok
Cég: Laptopműhely Bt.
Város: Budapest


![;]](http://cdn.rios.hu/dl/s/v1.gif)


